Odp: Xiaomi AX3600
@kmaras77 Spróbuj zmienić zasilacz. Wiele problemów z niestabilnością routera jest z powodu niestabilnego zasilacza.
Trzy oryginalne zasilacze mam wymienić na inne?
Jakie?
Nie jesteś zalogowany. Proszę się zalogować lub zarejestrować.
eko.one.pl → Sprzęt / Hardware → Xiaomi AX3600
Strony Poprzednia 1 … 46 47 48 49 Następna
Zaloguj się lub zarejestruj by napisać odpowiedź
@kmaras77 Spróbuj zmienić zasilacz. Wiele problemów z niestabilnością routera jest z powodu niestabilnego zasilacza.
Trzy oryginalne zasilacze mam wymienić na inne?
Jakie?
Witam
Po kilku miesiącach i nowych wydaniach postanowiłem po raz drugi spróbować Luci 24.10 i niestety router nie działa stabilnie, jest problem z wifi i dostępem do urządzeń podłączonych do sieci LAN, czy ktoś z Was używa i działa mi bez problemów 24.10 na AX3600?
Zrobiłem aktualizacje bez zachowania ustawien przez sysupgrade, zastanawiam się czy nie trzeba tego zrobić inaczej.... Pozdrawiam
Witam serdecznie po dłuższej nieobecności.
Ostatnio naszło mnie na przegląd sprzetu w domu i z tej okazji podnosiłem openwrt na AX3600. Miałem około roczne 23.05.2 które postanowiłem podnieść do (wtedy) najnowszego 23.05.4. Jakież było moje zdziwienie, gdy klienci WiFi zaczeli pokazywać prędkość ~500Mbps na speedtest.
Znalazłem tutaj skrypt w wątku, który ma rozkładać przerwania na wszystkie rdzenie procesora. Zaaplikowałem. Poprawa jest, ale nie powróciło to do prędkości z 23.05.2. Poniżej link do screenów odpowiednio z 23.05.4 i 23.05.2:
https://imgur.com/a/KGijmieTest na Androidowej apce speedtest zwraca wynik ~930Mbps przy pobieraniu podczas gdy na 23.05.4 było około 700Mbps z zaaplikowanym skryptem od przerwań. W obu przypadkach klient to Samsung S23 który raportuje link zestawiony na 2400Mbps.
Ja następną próbę podejmuję przy wydaniu 24.xx. Mam dwie sztuki AX3600 które robią za AP.
Wykonałem upgrade z 23.05.2 na 24.10.0 na AX3600 i oto moje obserwacje:
1. Nie działa Attended Sysupgrade przez zmianę targetu z ipq807x/generic na qualcommax/ipq807x
2. Upgrade wykonałem poprzez eskport zainstalowanych pakietów oraz zbudowanie własnego obrazu na https://firmware-selector.openwrt.org/
3. Upgrade wykonałem z zachowaniem ustawień (głupi AP, wyłączone DHCP, skonfigurowane VLANy)
4. Prędkości bez zmieniania czegokolwiek wzrosły w tym samym teście z 1050/1280 na 1120/1401 (down/up). Różnice jednak są na tyle małe, że mogą wynikać choćby z innego momentu testowania / wahań. Testowałem po jednym razie. Dla mnie taki wynik wskazuje na potencjalnie brak różnic.
5. Wszystkie usługi wstały, choć nie mam ich dużo (prometheus, node exporter, librespeed-go)
6. Na razie podniosłem jeden AP. Jeśli nie będzie problemów ze stabilnością przez 24h, to podniosę drugi. Na dwóch radiach mam 22 urządzenia, z czego na stałe podłączonych 18 "IOT".
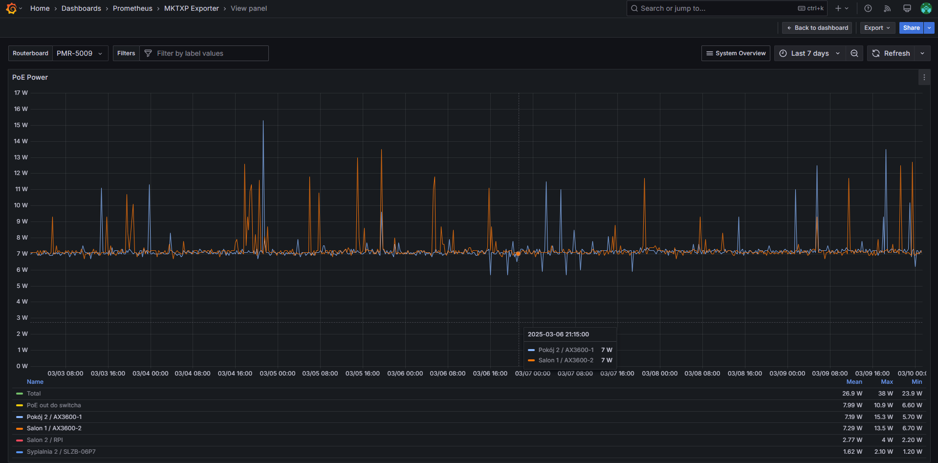
7. Wygląda na to, że ilość dostępnej pamięci RAM nieznacznie spadła, ale trochę za wcześnie żeby móc powiedzieć dokładnie. Upgrade wykonany dziś o 21:15. Wykres poniżej.
https://files.catbox.moe/modrxf.png
EDIT:
Drugi test 45 minut później: 1061.28/1201.16, więc tak jak pisałem - różnic nie stwierdzam. Testowane na laptopie Lenovo ThinkPad E15 gen2 z Intel AX200.
Nowy kernel, większe zużycie ramu, więcej bibliotek w systemie.
Tak, oczywiście - nie mam złudzeń co do tego i rozumiem skąd się to bierze. Po prostu pomyślałem, że komuś wykres się spodoba ![]()
Nie zgłaszam żadnych problemów po trzech dniach używania w roli głupiego AP. Obraz podniesiony na drugim routerze również pracuje poprawnie. Żeby nie było bez wykresów, wrzucam jeden:
https://files.catbox.moe/hbge90.png
Na wykresie zaznaczony moment w którym podniesiony został OpenWRT na AX3600-1. Nie stwierdzam różnic w poborze prądu.
I tak, zasilam oba AX3600 adapterami PoE
wraz z UPSem pozwala mi to podtrzymać wifi w mieszkaniu jak nie ma prądu.
Kupiłem sobie cegłę, która wpada w bootloop:
Format: Log Type - Time(microsec) - Message - Optional Info
Log Type: B - Since Boot(Power On Reset), D - Delta, S - Statistic
S - QC_IMAGE_VERSION_STRING=BOOT.BF.3.3.1-00147
S - IMAGE_VARIANT_STRING=HAACANAAA
S - OEM_IMAGE_VERSION_STRING=xiaoyang-gv
S - Boot Config, 0x000002e5
B - 203 - PBL, Start
B - 2738 - bootable_media_detect_entry, Start
B - 3446 - bootable_media_detect_success, Start
B - 3451 - elf_loader_entry, Start
B - 6119 - auth_hash_seg_entry, Start
B - 6361 - auth_hash_seg_exit, Start
B - 68613 - elf_segs_hash_verify_entry, Start
B - 131313 - PBL, End
B - 208712 - SBL1, Start
B - 285602 - GCC [RstStat:0x10, RstDbg:0x600000] WDog Stat : 0x4
B - 295057 - pm_device_init, Start
B - 470127 - PM_SET_VAL:Skip
D - 173148 - pm_device_init, Delta
B - 472384 - pm_driver_init, Start
D - 5337 - pm_driver_init, Delta
B - 478850 - clock_init, Start
D - 2104 - clock_init, Delta
B - 482876 - boot_flash_init, Start
D - 11864 - boot_flash_init, Delta
B - 498522 - boot_config_data_table_init, Start
D - 3202 - boot_config_data_table_init, Delta - (575 Bytes)
B - 506056 - Boot Setting : 0x00000600
B - 509990 - CDT version:2,Platform ID:8,Major ID:1,Minor ID:0,Subtype:16
B - 516914 - sbl1_ddr_set_params, Start
B - 520757 - CPR configuration: 0x300
B - 524234 - cpr_init, Start
B - 527009 - Rail:0 Mode: 5 Voltage: 808000
B - 532164 - CL CPR settled at 760000mV
B - 535000 - Rail:1 Mode: 5 Voltage: 880000
B - 539179 - Rail:1 Mode: 7 Voltage: 904000
D - 16470 - cpr_init, Delta
B - 546041 - Pre_DDR_clock_init, Start
B - 550067 - Pre_DDR_clock_init, End
B - 553483 - DDR Type : PCDDR3
B - 559095 - do ddr sanity test, Start
D - 1037 - do ddr sanity test, Delta
B - 563945 - DDR: Start of HAL DDR Boot Training
B - 568581 - DDR: End of HAL DDR Boot Training
B - 574345 - DDR: Checksum to be stored on flash is -667937006
B - 584685 - Image Load, Start
D - 224114 - QSEE Image Loaded, Delta - (1373936 Bytes)
B - 808890 - Image Load, Start
D - 61 - SEC Image Loaded, Delta - (0 Bytes)
B - 816576 - Image Load, Start
D - 10706 - DEVCFG Image Loaded, Delta - (26004 Bytes)
B - 827373 - Image Load, Start
D - 25224 - RPM Image Loaded, Delta - (105964 Bytes)
B - 852688 - Image Load, Start
D - 96563 - APPSBL Image Loaded, Delta - (589900 Bytes)
B - 949404 - QSEE Execution, Start
D - 61 - QSEE Execution, Delta
B - 955199 - USB D+ check, Start
D - 0 - USB D+ check, Delta
B - 961604 - SBL1, End
D - 755179 - SBL1, Delta
S - Flash Throughput, 6746 KB/s (2096379 Bytes, 310726 us)
S - DDR Frequency, 466 MHz
S - Core 0 Frequency, 800 MHz
U-Boot 2016.01 (Sep 28 2020 - 09:05:55 +0000), Build: jenkins-common_router_openwrt_ota_publish-383
DRAM: smem ram ptable found: ver: 1 len: 4
512 MiB
NAND: ONFI device found
ID = 1590aac8
Vendor = c8
Device = aa
qpic_nand: changing oobsize to 64 from 128 bytes
SF: Unsupported flash IDs: manuf ff, jedec ffff, ext_jedec ffff
ipq_spi: SPI Flash not found (bus/cs/speed/mode) = (0/0/48000000/0)
256 MiB
MMC: sdhci: Node Not found, skipping initialization
## Error: flags type check failure for "ethaddr" <= ""00:AA:BB:CC:DD:10"" (type: m)
himport_r: can't insert "ethaddr="00:AA:BB:CC:DD:10"" into hash table
PCI1 is not defined in the device tree
In: serial@78B3000
Out: serial@78B3000
Err: serial@78B3000
machid: 8010010
MMC Device 0 not found
eth5 MAC Address from ART is not valid
write phy_id=1, reg(0x8074):0x0670
write phy_id=2, reg(0x8074):0x0670
write phy_id=3, reg(0x8074):0x0670
write phy_id=4, reg(0x8074):0x0670
bootwait is off, bootdelay=5
Hit any key to stop autoboot: 0
trigger button release!
boot from rootfs 1
miwifi: check crash in rmem !
Crashdump magic found.! crash len = 0xd294
b5 5a 00 00 01 00 00 00 78 d2 00 00 00 00 00 00
00 00 00 00 00 00 00 00 00 00 00 00 5b 20 20 20
20 30 2e 30 30 30 30 30 30 5d 20 42 6f 6f 74 69
6e 67 20 4c 69 6e 75 78 20 6f 6e 20 70 68 79 73
69 63 61 6c 20 43 50 55 20 30 78 30 0a 5b 20 20
20 20 30 2e 30 30 30 30 30 30 5d 20 49 6e 69 74
69 61 6c 69 7a 69 6e 67 20 63 67 72 6f 75 70 20
73 75 62 73 79 73 20 63 70 75 73 65 74 0a 5b 20
20 20 20 30 2e 30 30 30 30 30 30 5d 20 49 6e 69
74 69 61 6c 69 7a 69 6e 67 20 63 67 72 6f 75 70
20 73 75 62 73 79 73 20 63 70 75 0a 5b 20 20 20
20 30 2e 30 30 30 30 30 30 5d 20 49 6e 69 74 69
61 6c 69 7a 69 6e 67 20 63 67 72 6f 75 70 20 73
75 62 73 79 73 20 63 70 75 61 63 63 74 0a 5b 20
20 20 20 30 2e 30 30 30 30 30 30 5d 20 4c 69 6e
75 78 20 76 65 72 73 69 6f 6e 20 34 2e 34 2e 36
--- xq_flash_erase Erasing Nand...0x00900000~+0x00080000
Erasing at 0x960000 -- 100% complete.
Crashdump magic found.! crash len = 0x40000
b5 5a 00 00 01 00 00 00 e4 ff 03 00 00 00 00 00
00 00 00 00 00 00 00 00 00 00 00 00 00 00 00 00
00 00 00 00 00 00 00 00 00 00 00 00 00 00 00 00
00 00 00 00 00 00 00 00 00 00 00 00 00 00 00 00
00 00 00 00 00 00 00 00 00 00 00 00 00 00 00 00
00 00 00 00 00 00 00 00 00 00 00 00 00 00 00 00
00 00 00 00 00 00 00 00 00 00 00 00 00 00 00 00
00 00 00 00 00 00 00 00 00 00 00 00 00 00 00 00
00 00 00 00 00 00 00 00 00 00 00 00 00 00 00 00
00 00 00 00 00 00 00 00 00 00 00 00 00 00 00 00
00 00 00 00 00 00 00 00 00 00 00 00 00 00 00 00
00 00 00 00 00 00 00 00 00 00 00 00 00 00 00 00
00 00 00 00 00 00 00 00 00 00 00 00 00 00 00 00
00 00 00 00 00 00 00 00 00 00 00 00 00 00 00 00
00 00 00 00 00 00 00 00 00 00 00 00 00 00 00 00
00 00 00 00 00 00 00 00 00 00 00 00 00 00 00 00
--- xq_flash_erase Erasing Nand...0x00980000~+0x00080000
Erasing at 0x9e0000 -- 100% complete.
ubi0: attaching mtd1
ubi0: scanning is finished
ubi0: attached mtd1 (name "mtd=0", size 35 MiB)
ubi0: PEB size: 131072 bytes (128 KiB), LEB size: 126976 bytes
ubi0: min./max. I/O unit sizes: 2048/2048, sub-page size 2048
ubi0: VID header offset: 2048 (aligned 2048), data offset: 4096
ubi0: good PEBs: 286, bad PEBs: 0, corrupted PEBs: 0
ubi0: user volume: 2, internal volumes: 1, max. volumes count: 128
ubi0: max/mean erase counter: 0/0, WL threshold: 4096, image sequence number: 1239141418
ubi0: available PEBs: 7, total reserved PEBs: 279, PEBs reserved for bad PEB handling: 40
Read 0 bytes from volume kernel to 44000000
No size specified -> Using max size (4317184)
Could not find PCI in device tree
## Loading kernel from FIT Image at 44000000 ...
Using 'config@ac04' configuration
Trying 'kernel@1' kernel subimage
Description: ARM64 OpenWrt Linux-4.4.60
Type: Kernel Image
Compression: gzip compressed
Data Start: 0x440000e8
Data Size: 3957920 Bytes = 3.8 MiB
Architecture: AArch64
OS: Linux
Load Address: 0x41080000
Entry Point: 0x41080000
Hash algo: crc32
Hash value: 7b91b221
Hash algo: sha1
Hash value: 47a33410ddfecc250250fe48607d5f955f5591fa
Verifying Hash Integrity ... crc32+ sha1+ OK
## Loading fdt from FIT Image at 44000000 ...
Using 'config@ac04' configuration
Trying 'fdt@ac04' fdt subimage
Description: ARM64 OpenWrt qcom-ipq807x-hkxx device tree blob
Type: Flat Device Tree
Compression: uncompressed
Data Start: 0x443edb14
Data Size: 79565 Bytes = 77.7 KiB
Architecture: AArch64
Hash algo: crc32
Hash value: 6f1349bd
Hash algo: sha1
Hash value: eb53fbb8407f6451d8789ab8b0addd335134a552
Verifying Hash Integrity ... crc32+ sha1+ OK
Booting using the fdt blob at 0x443edb14
Uncompressing Kernel Image ... OK
Loading Device Tree to 4a3e9000, end 4a3ff6cc ... OK
Using machid 0x8010010 from environment
Starting kernel ...
Jumping to AARCH64 kernel via monitor
[ 0.000000] Booting Linux on physical CPU 0x0
[ 0.000000] Initializing cgroup subsys cpuset
[ 0.000000] Initializing cgroup subsys cpu
[ 0.000000] Initializing cgroup subsys cpuacct
[ 0.000000] Linux version 4.4.60 (jenkins@614e9d5033b8) (gcc version 5.5.0 (OpenWrt GCC 5.5.0 unknown) ) #0 SMP PREEMPT Mon Sep 28 09:05:55 2020
[ 0.000000] Boot CPU: AArch64 Processor [410fd034]
[ 0.000000] Ignoring memory range 0x40000000 - 0x41000000
[ 0.000000] efi: Getting EFI parameters from FDT:
[ 0.000000] efi: UEFI not found.
[ 0.000000] psci: probing for conduit method from DT.
[ 0.000000] psci: PSCIv1.0 detected in firmware.
[ 0.000000] psci: Using standard PSCI v0.2 function IDs
[ 0.000000] psci: MIGRATE_INFO_TYPE not supported.
[ 0.000000] PERCPU: Embedded 14 pages/cpu @ffffffc01ef5c000 s19096 r8192 d30056 u57344
[ 0.000000] Detected VIPT I-cache on CPU0
[ 0.000000] CPU features: enabling workaround for ARM erratum 845719
[ 0.000000] Built 1 zonelists in Zone order, mobility grouping on. Total pages: 105840
[ 0.000000] Kernel command line: ubi.mtd=rootfs_1 root=mtd:ubi_rootfs rootfstype=squashfs rootwait swiotlb=1
[ 0.000000] PID hash table entries: 2048 (order: 2, 16384 bytes)
[ 0.000000] Dentry cache hash table entries: 65536 (order: 7, 524288 bytes)
[ 0.000000] Inode-cache hash table entries: 32768 (order: 6, 262144 bytes)
[ 0.000000] software IO TLB [mem 0x5fe57000-0x5fe97000] (0MB) mapped at [ffffffc01ee57000-ffffffc01ee96fff]
[ 0.000000] Memory: 402204K/430080K available (5491K kernel code, 654K rwdata, 2796K rodata, 224K init, 405K bss, 27876K reserved, 0K cma-reserved)
[ 0.000000] Virtual kernel memory layout:
[ 0.000000] vmalloc : 0xffffff8000000000 - 0xffffffbdbfff0000 ( 246 GB)
[ 0.000000] vmemmap : 0xffffffbdc0000000 - 0xffffffbfc0000000 ( 8 GB maximum)
[ 0.000000] 0xffffffbdc0040000 - 0xffffffbdc0800000 ( 7 MB actual)
[ 0.000000] fixed : 0xffffffbffa7fd000 - 0xffffffbffac00000 ( 4108 KB)
[ 0.000000] PCI I/O : 0xffffffbffae00000 - 0xffffffbffbe00000 ( 16 MB)
[ 0.000000] modules : 0xffffffbffc000000 - 0xffffffc000000000 ( 64 MB)
[ 0.000000] memory : 0xffffffc000000000 - 0xffffffc01f000000 ( 496 MB)
[ 0.000000] .init : 0xffffffc00089a000 - 0xffffffc0008d2000 ( 224 KB)
[ 0.000000] .text : 0xffffffc000080000 - 0xffffffc0008997f4 ( 8294 KB)
[ 0.000000] .data : 0xffffffc0008e1000 - 0xffffffc000984800 ( 654 KB)
[ 0.000000] SLUB: HWalign=64, Order=0-3, MinObjects=0, CPUs=4, Nodes=1
[ 0.000000] Preemptible hierarchical RCU implementation.
[ 0.000000] Build-time adjustment of leaf fanout to 64.
[ 0.000000] NR_IRQS:64 nr_irqs:64 0
[ 0.000000] Architected cp15 timer(s) running at 19.20MHz (virt).
[ 0.000000] clocksource: arch_sys_counter: mask: 0xffffffffffffff max_cycles: 0x46d987e47, max_idle_ns: 440795202767 ns
[ 0.000005] sched_clock: 56 bits at 19MHz, resolution 52ns, wraps every 4398046511078ns
[ 0.000416] Calibrating delay loop (skipped), value calculated using timer frequency.. 38.40 BogoMIPS (lpj=192000)
[ 0.000428] pid_max: default: 32768 minimum: 301
[ 0.000517] Mount-cache hash table entries: 1024 (order: 1, 8192 bytes)
[ 0.000527] Mountpoint-cache hash table entries: 1024 (order: 1, 8192 bytes)
[ 0.001058] Initializing cgroup subsys io
[ 0.001075] Initializing cgroup subsys memory
[ 0.001106] Initializing cgroup subsys devices
[ 0.001120] Initializing cgroup subsys freezer
[ 0.001131] Initializing cgroup subsys net_cls
[ 0.001141] Initializing cgroup subsys pids
[ 0.001392] EFI services will not be available.
[ 0.001417] ASID allocator initialised with 65536 entries
[ 0.051859] MSM Memory Dump base table set up
[ 0.051883] MSM Memory Dump apps data table set up
[ 0.090115] Detected VIPT I-cache on CPU1
[ 0.090159] CPU1: Booted secondary processor [410fd034]
[ 0.120101] Detected VIPT I-cache on CPU2
[ 0.120128] CPU2: Booted secondary processor [410fd034]
[ 0.150129] Detected VIPT I-cache on CPU3
[ 0.150156] CPU3: Booted secondary processor [410fd034]
[ 0.150208] Brought up 4 CPUs
[ 0.150234] SMP: Total of 4 processors activated.
[ 0.150243] CPU: All CPU(s) started at EL1
[ 0.150267] alternatives: patching kernel code
[ 0.167068] DMI not present or invalid.
[ 0.167311] clocksource: jiffies: mask: 0xffffffff max_cycles: 0xffffffff, max_idle_ns: 19112604462750000 ns
[ 0.167334] futex hash table entries: 1024 (order: 5, 131072 bytes)
[ 0.167560] pinctrl core: initialized pinctrl subsystem
[ 0.168503] NET: Registered protocol family 16
[ 0.190056] cpuidle: using governor ladder
[ 0.220072] cpuidle: using governor menu
[ 0.220215] vdso: 2 pages (1 code @ ffffffc0008e9000, 1 data @ ffffffc0008e8000)
[ 0.220357] DMA: preallocated 256 KiB pool for atomic allocations
[ 0.220451] CPU: unavail, SoC Version: 2.0
[ 0.220487] <CORE> glink_init: IPC Logging Disabled
[ 0.220884] IPC logging disabled
[ 0.220890] IPC logging disabled
[ 0.220895] IPC logging disabled
[ 0.220899] IPC logging disabled
[ 0.220904] IPC logging disabled
[ 0.223608] Soc version is not 1, changing clock offsets
[ 0.234998] irq: no irq domain found for /soc/smp2p-wcss/slave-kernel !
[ 0.237031] irq: no irq domain found for /soc/smp2p-wcss/slave-kernel !
[ 0.239222] msm_rpm_dev_probe: APSS-RPM communication over GLINK
[ 0.240150] sps:sps is ready.
[ 0.249918] qcom,cpr4-apss-regulator b018000.cpr4-ctrl: CPR valid fuse count: 2
[ 0.256444] pps_core: LinuxPPS API ver. 1 registered
[ 0.256456] pps_core: Software ver. 5.3.6 - Copyright 2005-2007 Rodolfo Giometti <giometti@linux.it>
[ 0.256483] PTP clock support registered
[ 0.256632] dmi: Firmware registration failed.
[ 0.257960] Advanced Linux Sound Architecture Driver Initialized.
[ 0.258602] clocksource: Switched to clocksource arch_sys_counter
[ 0.261849] NET: Registered protocol family 2
[ 0.262443] TCP established hash table entries: 4096 (order: 3, 32768 bytes)
[ 0.262504] TCP bind hash table entries: 4096 (order: 4, 65536 bytes)
[ 0.262600] TCP: Hash tables configured (established 4096 bind 4096)
[ 0.262653] UDP hash table entries: 256 (order: 1, 8192 bytes)
[ 0.262675] UDP-Lite hash table entries: 256 (order: 1, 8192 bytes)
[ 0.262845] NET: Registered protocol family 1
[ 0.270472] squashfs: version 4.0 (2009/01/31) Phillip Lougher
[ 0.270490] jffs2: version 2.2 (NAND) (SUMMARY) (LZMA) (RTIME) (CMODE_PRIORITY) (c) 2001-2006 Red Hat, Inc.
[ 0.273742] io scheduler noop registered
[ 0.273759] io scheduler deadline registered (default)
[ 0.275890] 20000000.pci supply vdda not found, using dummy regulator
[ 0.275970] 20000000.pci supply vdda_phy not found, using dummy regulator
[ 0.276005] 20000000.pci supply vdda_refclk not found, using dummy regulator
[ 0.276553] PCI host bridge /soc/pci@20000000 ranges:
[ 0.276580] IO 0x20200000..0x202fffff -> 0x20200000
[ 0.276594] MEM 0x20300000..0x20ffffff -> 0x20300000
[ 0.412058] qcom-pcie 20000000.pci: link up
[ 0.412204] qcom-pcie 20000000.pci: PCI host bridge to bus 0000:00
[ 0.412218] pci_bus 0000:00: root bus resource [bus 00-ff]
[ 0.412231] pci_bus 0000:00: root bus resource [io 0x0000-0xfffff] (bus address [0x20200000-0x202fffff])
[ 0.412245] pci_bus 0000:00: root bus resource [mem 0x20300000-0x20ffffff]
[ 0.414181] pci 0000:00:00.0: BAR 8: assigned [mem 0x20300000-0x205fffff]
[ 0.414197] pci 0000:00:00.0: BAR 9: assigned [mem 0x20600000-0x207fffff 64bit pref]
[ 0.414209] pci 0000:00:00.0: BAR 0: assigned [mem 0x20800000-0x20800fff]
[ 0.414222] pci 0000:00:00.0: BAR 7: assigned [io 0x1000-0x1fff]
[ 0.414238] pci 0000:01:00.0: BAR 0: assigned [mem 0x20400000-0x205fffff 64bit]
[ 0.414333] pci 0000:01:00.0: BAR 6: assigned [mem 0x20300000-0x2030ffff pref]
[ 0.414344] pci 0000:00:00.0: PCI bridge to [bus 01]
[ 0.414354] pci 0000:00:00.0: bridge window [io 0x1000-0x1fff]
[ 0.414366] pci 0000:00:00.0: bridge window [mem 0x20300000-0x205fffff]
[ 0.414377] pci 0000:00:00.0: bridge window [mem 0x20600000-0x207fffff 64bit pref]
[ 0.419969] NET: Registered protocol family 27
[ 0.419982] IPC_RTR: ipc_router_create_log_ctx: IPC Logging disabled
[ 0.419994] qmi_log_init: IPC Logging disabled
[ 0.420000] qmi_log_init: IPC Logging disabled
[ 0.420087] msm_rpm_log_probe: OK
[ 0.420688] msm-dcc b3000.dcc: DCC XPU is not specified
[ 0.420926] msm-dcc b3000.dcc: DCC SRAM dump setup failed
[ 0.420956] msm-dcc b3000.dcc: jiffies_64: 0xffff8af9, cntvct_64: 0x56e053c
[ 0.420967] msm-dcc b3000.dcc: gcnt_hi: 0x00000000(0xffffff80003cc004)
[ 0.420978] msm-dcc b3000.dcc: gcnt_lo: 0x056e06ed(0xffffff80003cc000)
[ 0.421533] TZ Log : Will warn on Access Violation, as paniconaccessviolation is not set
[ 0.422196] msm_serial 78b3000.serial: msm_serial: detected port #0
[ 0.422231] msm_serial 78b3000.serial: uartclk = 3686400
[ 0.422264] 78b3000.serial: ttyMSM0 at MMIO 0x78b3000 (irq = 77, base_baud = 230400) is a MSM
[ 0.422282] msm_serial: console setup on port #0
[ 1.235555] console [ttyMSM0] enabled
[ 1.240541] msm_serial 78b1000.serial: msm_serial: detected port #1
[ 1.243807] msm_serial 78b1000.serial: uartclk = 19200000
[ 1.249893] 78b1000.serial: ttyMSM1 at MMIO 0x78b1000 (irq = 78, base_baud = 1200000) is a MSM
[ 1.255728] msm_serial: driver initialized
[ 1.264223] msm_serial_hsl_init: driver initialized
[ 1.276913] brd: module loaded
[ 1.277598] spi_qup 78b5000.spi: IN:block:16, fifo:64, OUT:block:16, fifo:64
[ 1.280379] m25p80 spi32766.0: unrecognized JEDEC id bytes: ff, ff, ff
[ 1.287100] nand: device found, Manufacturer ID: 0xc8, Chip ID: 0xaa
[ 1.292452] nand: GigaDevice GD9FS2G8F2A
[ 1.298950] nand: 256 MiB, SLC, erase size: 128 KiB, page size: 2048, OOB size: 128
[ 1.302891] 16 ofpart partitions found on MTD device qcom_nand.0
[ 1.310208] Creating 16 MTD partitions on "qcom_nand.0":
[ 1.316447] 0x000000000000-0x000000100000 : "0:SBL1"
[ 1.323246] 0x000000100000-0x000000200000 : "0:MIBIB"
[ 1.328062] 0x000000200000-0x000000500000 : "0:QSEE"
[ 1.334520] 0x000000500000-0x000000580000 : "0:DEVCFG"
[ 1.337668] 0x000000580000-0x000000600000 : "0:RPM"
[ 1.342620] 0x000000600000-0x000000680000 : "0:CDT"
[ 1.347392] 0x000000680000-0x000000700000 : "0:APPSBLENV"
[ 1.352270] 0x000000700000-0x000000800000 : "0:APPSBL"
[ 1.358178] 0x000000800000-0x000000880000 : "0:ART"
[ 1.362842] 0x000000880000-0x000000900000 : "bdata"
[ 1.367609] 0x000000900000-0x000000980000 : "crash"
[ 1.372469] 0x000000980000-0x000000a00000 : "crash_syslog"
[ 1.377326] 0x000000a00000-0x000002dc0000 : "rootfs"
[ 1.408907] mtd: device 12 (rootfs) set to be root filesystem
[ 1.409165] mtdsplit: no squashfs found in "rootfs"
[ 1.413629] 0x000002dc0000-0x000005180000 : "rootfs_1"
[ 1.445323] 0x000005180000-0x000007040000 : "overlay"
[ 1.468343] 0x000007040000-0x0000070c0000 : "rsvd0"
[ 1.469858] spmi spmi-0: PMIC Arb Version-2 (0x20010000)
[ 1.474878] libphy: Fixed MDIO Bus: probed
[ 1.698209] qca-mdio 90000.mdio: Could not find phy-reset-gpio
[ 1.698314] libphy: qca_mdio: probed
[ 1.704163] qca-mdio 90000.mdio: qca-mdio driver was registered
[ 1.706845] Unable to create IPC log context!
[ 1.712665] cnss: Platform driver probed successfully.
[ 1.717043] Skip QCA8074V1 in V2 platform
[ 1.721986] cnss_genl: genl_register_family fail: -17
[ 1.725927] cnss: CNSS genl init failed -17
[ 1.731006] cnss: Platform driver probed successfully.
[ 1.735114] i2c /dev entries driver
[ 1.746358] device-mapper: ioctl: 4.34.0-ioctl (2015-10-28) initialised: dm-devel@redhat.com
[ 1.746811] sdhci: Secure Digital Host Controller Interface driver
[ 1.753912] sdhci: Copyright(c) Pierre Ossman
[ 1.759861] sdhci-pltfm: SDHCI platform and OF driver helper
[ 1.764951] qcom_ice_get_device_tree_data: No vdd-hba-supply regulator, assuming not needed
[ 1.770073] ICE IRQ = 81
[ 1.778575]
[ 1.778575] Version Rollback Feature Disabled
[ 1.781536] sps_register_bam_device : unable to create IPC Logging 0 for bam 0x0000000008b04000
[ 1.786503] sps_register_bam_device : unable to create IPC Logging 1 for bam 0x0000000008b04000sps_register_bam_device : unable to create IPC Logging 2 for bam 0x0000000008b04000
[ 1.803785] sps_register_bam_device : unable to create IPC Logging 3 for bam 0x0000000008b04000sps_register_bam_device : unable to create IPC Logging 4 for bam 0x0000000008b04000
[ 1.819669] sps:BAM 0x0000000008b04000 is registered.[ 1.827416] DEV CI test message
[ 1.832136] subsys-restart: ssr_parse_restart_orders(): q6v5_m3 device has been added to q6v5-m3's restart group
[ 1.834860] subsys-restart: ssr_parse_restart_orders(): q6v5_wcss device has been added to q6v5-m3's restart group
[ 1.845356] remoteproc remoteproc0: q6v5-m3 is available
[ 1.855778] SPMI VADC - Min ch: 0 Max ch: 15
[ 1.862577] of_graph_get_next_endpoint(): no port node found in /soc/csr@6001000
[ 1.865233] coresight-csr 6001000.csr: CSR initialized
[ 1.872685] of_graph_get_next_endpoint(): no port node found in /soc/cti@6010000
[ 1.877624] of_graph_get_next_endpoint(): no port node found in /soc/cti@6011000
[ 1.885181] of_graph_get_next_endpoint(): no port node found in /soc/cti@6012000
[ 1.892556] of_graph_get_next_endpoint(): no port node found in /soc/cti@6013000
[ 1.899939] of_graph_get_next_endpoint(): no port node found in /soc/cti@6014000
[ 1.907296] of_graph_get_next_endpoint(): no port node found in /soc/cti@6015000
[ 1.914693] of_graph_get_next_endpoint(): no port node found in /soc/cti@6016000
[ 1.922075] of_graph_get_next_endpoint(): no port node found in /soc/cti@6017000
[ 1.929455] of_graph_get_next_endpoint(): no port node found in /soc/cti@6018000
[ 1.936819] of_graph_get_next_endpoint(): no port node found in /soc/cti@6019000
[ 1.944204] of_graph_get_next_endpoint(): no port node found in /soc/cti@601a000
[ 1.951585] of_graph_get_next_endpoint(): no port node found in /soc/cti@601b000
[ 1.958961] of_graph_get_next_endpoint(): no port node found in /soc/cti@601c000
[ 1.966334] of_graph_get_next_endpoint(): no port node found in /soc/cti@601d000
[ 1.973721] of_graph_get_next_endpoint(): no port node found in /soc/cti@601e000
[ 1.981094] of_graph_get_next_endpoint(): no port node found in /soc/cti@601f000
[ 1.988468] of_graph_get_next_endpoint(): no port node found in /soc/cti@6198000
[ 1.996016] of_graph_get_next_endpoint(): no port node found in /soc/cti@6199000
[ 2.003358] of_graph_get_next_endpoint(): no port node found in /soc/cti@619a000
[ 2.010770] of_graph_get_next_endpoint(): no port node found in /soc/cti@619b000
[ 2.018171] of_graph_get_next_endpoint(): no port node found in /soc/cti@610c000
[ 2.025559] sps_register_bam_device : unable to create IPC Logging 0 for bam 0x0000000006044000
[ 2.032610] sps_register_bam_device : unable to create IPC Logging 1 for bam 0x0000000006044000sps_register_bam_device : unable to create IPC Logging 2 for bam 0x0000000006044000
[ 2.049736] sps_register_bam_device : unable to create IPC Logging 3 for bam 0x0000000006044000sps_register_bam_device : unable to create IPC Logging 4 for bam 0x0000000006044000
[ 2.065590] sps:BAM 0x0000000006044000 is registered.[ 2.073207] coresight-tmc 6028000.tmc: TMC initialized
[ 2.078019] coresight-tmc 6027000.tmc: TMC initialized
[ 2.083173] coresight-funnel 6021000.funnel: FUNNEL initialized
[ 2.088197] coresight-funnel 6100000.funnel: FUNNEL initialized
[ 2.094036] coresight-funnel 6120000.funnel: FUNNEL initialized
[ 2.099942] coresight-funnel 61a1000.funnel: FUNNEL initialized
[ 2.106353] coresight-etm4x 619c000.etm: ETM 4.0 initialized
[ 2.112061] coresight-etm4x 619d000.etm: ETM 4.0 initialized
[ 2.117983] coresight-etm4x 619e000.etm: ETM 4.0 initialized
[ 2.123684] coresight-etm4x 619f000.etm: ETM 4.0 initialized
[ 2.128948] coresight-replicator-qcom 6026000.replicator: REPLICATOR 1.0 initialized
[ 2.134682] coresight-stm 6002000.stm: STM initialized
[ 2.143242] of_graph_get_next_endpoint(): no port node found in /soc/hwevent@6101000
[ 2.147098] coresight-hwevent 6101000.hwevent: Hardware Event driver initialized
[ 2.157483] Netfilter messages via NETLINK v0.30.
[ 2.162332] ip_set: protocol 6
[ 2.167578] NET: Registered protocol family 10
[ 2.170637] NET: Registered protocol family 17
[ 2.174296] bridge: automatic filtering via arp/ip/ip6tables has been deprecated. Update your scripts to load br_netfilter if you need this.
[ 2.178742] Bridge firewalling registered
[ 2.191458] 8021q: 802.1Q VLAN Support v1.8
[ 2.196978] <CORE> glink_core_register_transport: IPC Logging disabled
[ 2.199467] qcom,cpr4-apss-regulator b018000.cpr4-ctrl: CPR valid fuse count: 2
[ 2.206080] pmd9655_s3: supplied by e-smps1-reg
[ 2.213162] msm_glink_smem_native_xprt rx fifo not found
[ 2.217812] cpr4_ipq807x_apss_read_fuse_data: apc_corner: speed bin = 0
[ 2.223231] cpr4_ipq807x_apss_read_fuse_data: apc_corner: CPR fusing revision = 1
[ 2.229566] cpr4_ipq807x_apss_read_fuse_data: apc_corner: CPR misc fuse value = 0
[ 2.237206] cpr4_ipq807x_apss_read_fuse_data: apc_corner: Voltage boost fuse config = 0 boost = disable
[ 2.244719] cpr3_mem_acc_init: apc: not using memory accelerator regulator
[ 2.253872] cpr4_ipq807x_apss_calculate_open_loop_voltages: apc_corner: fused SVS: open-loop= 704000 uV
[ 2.260820] cpr4_ipq807x_apss_calculate_open_loop_voltages: apc_corner: fused NOM: open-loop= 824000 uV
[ 2.270849] cpr4_ipq807x_apss_calculate_target_quotients: apc_corner: fused SVS: quot[ 7]= 722, quot_offset[ 7]= 0
[ 2.280615] cpr4_ipq807x_apss_calculate_target_quotients: apc_corner: fused NOM: quot[ 7]= 950, quot_offset[ 7]= 225
[ 2.291559] cpr3_regulator_init_ctrl: apc: Default CPR mode = closed-loop
[ 2.303669] cpufreq: cpufreq_online: CPU0: Running at unlisted freq: 800000 KHz
[ 2.309277] cpufreq: cpufreq_online: CPU0: Unlisted initial frequency changed to: 1017600 KHz
[ 2.316518] DEV CI test message
[ 2.325369] remoteproc remoteproc1: q6v5-wcss is available
[ 2.328107] ubi0: attaching mtd13
[ 2.473949] ubi0: scanning is finished
[ 2.479177] ubi0: attached mtd13 (name "rootfs_1", size 35 MiB)
[ 2.479197] ubi0: PEB size: 131072 bytes (128 KiB), LEB size: 126976 bytes
[ 2.483892] ubi0: min./max. I/O unit sizes: 2048/2048, sub-page size 2048
[ 2.490845] ubi0: VID header offset: 2048 (aligned 2048), data offset: 4096
[ 2.497693] ubi0: good PEBs: 286, bad PEBs: 0, corrupted PEBs: 0
[ 2.504470] ubi0: user volume: 2, internal volumes: 1, max. volumes count: 128
[ 2.510722] ubi0: max/mean erase counter: 0/0, WL threshold: 4096, image sequence number: 1239141418
[ 2.517751] ubi0: available PEBs: 7, total reserved PEBs: 279, PEBs reserved for bad PEB handling: 40
[ 2.527054] ubi0: background thread "ubi_bgt0d" started, PID 117
[ 2.536863] hctosys: unable to open rtc device (rtc0)
[ 2.563105] crash_kernel_init, res rsvd1, 50700000, 400000, /reserved-memory/rsvd1@50700000
[ 2.563139] mtd dev crash, size 0x80000
[ 2.570948] crash_kernel_init, crash init, res->start:50700000,crash_buf:0xffffff8001c80000,crash_buf_len 0x7ffe4, crash_avail_sz 0x80000
[ 2.574695] Crash kernel dumper registered ok!
[ 2.587394] crash_syslog_init, res rsvd2, 50b00000, 400000, /reserved-memory/rsvd2@50b00000
[ 2.591875] mtd dev crash_syslog, size 0x80000
[ 2.600941] crash_syslog_init, crash init, crash_buf_len 0x3ffe4, crash_avail_sz 0x40000
[ 2.605167] Crash syslog dumper register ok!
[ 2.613616] pmd9655_ldo11: disabling
[ 2.618323] ALSA device list:
[ 2.621557] No soundcards found.
[ 2.626542] VFS: Mounted root (squashfs filesystem) readonly on device 31:17.
[ 2.627858] Freeing unused kernel memory: 224K (ffffffc00089a000 - ffffffc0008d2000)
[ 2.634972] Freeing alternatives memory: 44K (ffffffc0008d2000 - ffffffc0008dd000)
[ 2.940281] init: Console is alive
[ 2.940399] init: - watchdog -
[ 3.068298] random: nonblocking pool is initialized
[ 3.962836] kmodloader: loading kernel modules from /etc/modules-boot.d/*
[ 3.990138] usbcore: registered new interface driver usbfs
[ 3.990190] usbcore: registered new interface driver hub
[ 3.994568] usbcore: registered new device driver usb
[ 4.001415] Button Hotplug driver version 0.4.1
[ 4.007335] SCSI subsystem initialized
[ 4.011194] ehci_hcd: USB 2.0 'Enhanced' Host Controller (EHCI) Driver
[ 4.013488] ehci-platform: EHCI generic platform driver
[ 4.242424] xhci-hcd xhci-hcd.0.auto: xHCI Host Controller
[ 4.242463] xhci-hcd xhci-hcd.0.auto: new USB bus registered, assigned bus number 1
[ 4.246951] xhci-hcd xhci-hcd.0.auto: hcc params 0x0220fe65 hci version 0x110 quirks 0x00010010
[ 4.254426] xhci-hcd xhci-hcd.0.auto: irq 190, io mem 0x08a00000
[ 4.263436] hub 1-0:1.0: USB hub found
[ 4.269303] hub 1-0:1.0: 1 port detected
[ 4.273025] xhci-hcd xhci-hcd.0.auto: xHCI Host Controller
[ 4.276921] xhci-hcd xhci-hcd.0.auto: new USB bus registered, assigned bus number 2
[ 4.282285] usb usb2: We don't know the algorithms for LPM for this host, disabling LPM.
[ 4.290074] hub 2-0:1.0: USB hub found
[ 4.298110] hub 2-0:1.0: 1 port detected
[ 4.304393] kmodloader: done loading kernel modules from /etc/modules-boot.d/*
[ 4.312886] init: - preinit -
Press the [f] key and hit [enter] to enter failsafe mode
Press the [1], [2], [3] or [4] key and hit [enter] to select the debug level
[ 7.647976] mount_root: mounting /dev/root
[ 7.697645] ubi1: attaching mtd14
[ 7.820778] ubi1: scanning is finished
[ 7.842694] ubi1: attached mtd14 (name "overlay", size 30 MiB)
[ 7.842721] ubi1: PEB size: 131072 bytes (128 KiB), LEB size: 126976 bytes
[ 7.847414] ubi1: min./max. I/O unit sizes: 2048/2048, sub-page size 2048
[ 7.854302] ubi1: VID header offset: 2048 (aligned 2048), data offset: 4096
[ 7.861148] ubi1: good PEBs: 246, bad PEBs: 0, corrupted PEBs: 0
[ 7.867899] ubi1: user volume: 1, internal volumes: 1, max. volumes count: 128
[ 7.874169] ubi1: max/mean erase counter: 31/12, WL threshold: 4096, image sequence number: 1385979304
[ 7.881194] ubi1: available PEBs: 0, total reserved PEBs: 246, PEBs reserved for bad PEB handling: 40
[ 7.890493] ubi1: background thread "ubi_bgt1d" started, PID 190
UBI device number 1, total 246 LEBs (31236096 bytes, 29.7 MiB), available 0 LEBs (0 bytes), LEB size 126976 bytes (124.0 KiB)
ubimkvol: error!: UBI device does not have free logical eraseblo[ 7.918775] UBIFS (ubi1:0): background thread "ubifs_bgt1_0" started, PID 201
cks
[ 7.949218] UBIFS (ubi1:0): recovery needed
[ 8.047645] UBIFS (ubi1:0): recovery completed
[ 8.047710] UBIFS (ubi1:0): UBIFS: mounted UBI device 1, volume 0, name "data"
[ 8.050987] UBIFS (ubi1:0): LEB size: 126976 bytes (124 KiB), min./max. I/O unit sizes: 2048 bytes/2048 bytes
[ 8.058186] UBIFS (ubi1:0): FS size: 24379392 bytes (23 MiB, 192 LEBs), journal size 1269760 bytes (1 MiB, 10 LEBs)
[ 8.068175] UBIFS (ubi1:0): reserved for root: 1151498 bytes (1124 KiB)
[ 8.078412] UBIFS (ubi1:0): media format: w4/r0 (latest is w4/r0), UUID 6B9FB938-F45C-47F2-A721-8F6062D1B859, small LPT model
2116+0 records in
2116+0 records out
2116 bytes (2.1KB) copied, 0.006077 seconds, 340.0KB/s
131072+0 records in
[ 8.461803] urandom-seed: Seed file not found (/etc/urandom.seed)
131072+0 records out
131072 bytes (128.0KB) copied, 0.338738 seconds, 377.9KB/s
start do data_mount_fail_recover
[ 8.879275] procd: - early -
[ 8.879326] procd: - watchdog -
[ 9.469531] procd: - watchdog -
[ 9.469655] procd: - ubus -
[ 9.522163] procd: - init -
Please press Enter to activate this console.
/etc/rc.d/S00sysfixtime: Mon Sep 28 09:41:40 UTC 2020
/etc/rc.d/S00wifi_fw_mount: 2116+0 records in
/etc/rc.d/S00wifi_fw_mount: 2116+0 records out
/etc/rc.d/S00wifi_fw_mount: 2116 bytes (2.1KB) copied, 0.005821 seconds, 355.0KB/s
/etc/rc.d/S00wifi_fw_mount: 131072+0 records in
/etc/rc.d/S00wifi_fw_mount: 131072+0 records out
/etc/rc.d/S00wifi_fw_mount: 131072 bytes (128.0KB) copied, 0.349544 seconds, 366.2KB/s
/etc/rc.d/S03cgroup_init: mount: mounting none on /dev/cgroup/mem failed: Resource busy
/etc/rc.d/S03cgroup_init: mount: mounting none on /dev/cgroup/net_cls failed: Resource busy
/etc/rc.d/S03cgroup_init: mount: mounting none on /dev/cgroup/cpu failed: Resource busy
/etc/rc.d/S09qca-iot: sh: write error: Invalid argument
/etc/rc.d/S09qca-iot: /etc/rc.common: line 154: can't create /sys/class/gpio/gpio/direction: nonexistent directory
/etc/rc.d/S09qca-iot: /etc/rc.common: line 154: can't create /sys/class/gpio/gpio/value: nonexistent directory
/etc/rc.d/S09qca-iot: /etc/rc.common: line 154: can't create /sys/class/gpio/gpio/value: nonexistent directory
/usr/bin/iotd[312]: Started iot daemon
[ 10.101717] kmodloader: loading kernel modules from /etc/modules.d/*
[ 10.702571] nf_conntrack version 0.5.0 (3144 buckets, 40000 max)
[ 10.702599] xqnss: extend init success!
[ 10.715024] cfg80211: World regulatory domain updated:
[ 10.715050] cfg80211: DFS Master region: unset
[ 10.719070] cfg80211: (start_freq - end_freq @ bandwidth), (max_antenna_gain, max_eirp), (dfs_cac_time)
[ 10.723659] cfg80211: (2402000 KHz - 2472000 KHz @ 40000 KHz), (N/A, 2000 mBm), (N/A)
[ 10.733215] cfg80211: (2457000 KHz - 2482000 KHz @ 20000 KHz, 92000 KHz AUTO), (N/A, 2000 mBm), (N/A)
[ 10.741165] cfg80211: (2474000 KHz - 2494000 KHz @ 20000 KHz), (N/A, 2000 mBm), (N/A)
[ 10.750418] cfg80211: (5170000 KHz - 5250000 KHz @ 80000 KHz, 160000 KHz AUTO), (N/A, 2000 mBm), (N/A)
[ 10.758383] cfg80211: (5250000 KHz - 5330000 KHz @ 80000 KHz, 160000 KHz AUTO), (N/A, 2000 mBm), (0 s)
[ 10.768135] cfg80211: (5490000 KHz - 5730000 KHz @ 160000 KHz), (N/A, 2000 mBm), (0 s)
[ 10.777593] cfg80211: (5735000 KHz - 5835000 KHz @ 80000 KHz), (N/A, 2000 mBm), (N/A)
[ 10.785643] cfg80211: (57240000 KHz - 63720000 KHz @ 2160000 KHz), (N/A, 0 mBm), (N/A)
[ 10.880566] ssdk_switch_device_num_init[998]:INFO:ess-switch dts node number: 1
[ 10.884274] ssdk_dt_get_switch_node[836]:INFO:ess-switch DT exist!
[ 10.891211] ssdk_dt_parse_access_mode[737]:INFO:switch_access_mode: local bus
[ 10.897342] ssdk_dt_parse_access_mode[750]:INFO:switchreg_base_addr: 0x3a000000
[ 10.904459] ssdk_dt_parse_access_mode[751]:INFO:switchreg_size: 0x1000000
[ 10.911756] ssdk_dt_parse_mac_mode[242]:INFO:mac mode = 0x0
[ 10.918171] ssdk_dt_parse_mac_mode[251]:INFO:mac mode1 = 0xff
[ 10.923729] ssdk_dt_parse_mac_mode[260]:INFO:mac mode2 = 0xff
[ 10.929494] ssdk_dt_parse_uniphy[279]:INFO:ess-uniphy DT exist!
[ 10.935289] ssdk_dt_parse_intf_mac[683]:INFO:dp1 MAC 9c:9d:7e:75:29:65
[ 10.941119] ssdk_dt_parse_intf_mac[683]:INFO:dp2 MAC 28:d1:27:fc:35:4d
[ 10.947622] ssdk_dt_parse_intf_mac[683]:INFO:dp3 MAC 9c:9d:7e:75:29:65
[ 10.954134] ssdk_dt_parse_intf_mac[683]:INFO:dp4 MAC 9c:9d:7e:75:29:65
[ 10.960651] ssdk_dt_parse_intf_mac[683]:INFO:dp5 MAC 9c:9d:7e:75:29:65
[ 10.967174] ssdk_plat_init start
[ 11.050721] ssdk_ppe_clock_init[464]:INFO:ppe and uniphy clock init successfully!
[ 11.053883] ssdk_probe[1884]:INFO:ess_rst doesn't exist!
[ 11.061120] HPPE initializing...
[ 11.062459] malibu_phy_api_ops_init[2851]:INFO:qca probe malibu phy driver succeeded!
[ 11.073516] regi_init[3411]:INFO:Initializing HPPE!!
[ 11.288606] ssdk_ppe_reset_init[738]:INFO:ppe reset successfully!
[ 11.295904] qca_hppe_tdm_hw_init[737]:INFO:tdm setup num=96
[ 11.299186] qca_hppe_portctrl_hw_init[165]:INFO:Hawkeye PPE port initializing
[ 11.514716] ssdk_switch_register[1623]:INFO:Chip version 0x1500
[ 11.517700] qca_link_polling_select[1285]:INFO:link-polling-required node does not exist
[ 11.523937] ssdk_switch_register[1648]:INFO:polling is selected
[ 11.531667] regi_init[3415]:INFO:Initializing HPPE Done!!
[ 11.536593] regi_init[3459]:INFO:qca-ssdk module init succeeded!
[ 11.544388] tun: Universal TUN/TAP device driver, 1.6
[ 11.545033] tun: (C) 1999-2004 Max Krasnyansky <maxk@qualcomm.com>
[ 11.552856] EDMA ver 1 hw init
[ 11.556278] EDMA HW Reset completed succesfully
[ 11.559153] Num rings - TxDesc:1 (23-23) TxCmpl:1 (7-7)
[ 11.563523] RxDesc:1 (15-15) RxFill:1 (7-7)
[ 11.572972] **********************************************************
[ 11.572999] * NSS Data Plane driver
[ 11.579528] **********************************************************
[ 11.586348] l2tp_core: L2TP core driver, V2.0
[ 11.590204] l2tp_netlink: L2TP netlink interface
[ 11.757550] nss_driver - fw of size 667888 bytes copied to load addr: 40000000, nss_id : 0
[ 11.759310] Supported Frequencies -
[ 11.764703] 187.2 MHz 748.8 MHz
[ 11.770719] 1.4976 GHz [ 11.771638]
[ 11.774135] ffffffbffc62c680: meminfo init succeed
[ 11.814853] node size 2 # items 4
[ 11.814878] memory: 40000000 536870912 (avl 435589120) items 4 active_cores 2
[ 11.817152] ffffffbffc62c680: nss core 0 booted successfully
[ 11.824896] nss_driver - fw of size 265296 bytes copied to load addr: 40800000, nss_id : 1
[ 11.830925] Supported Frequencies -
[ 11.838061] 187.2 MHz 748.8 MHz
[ 11.844042] 1.4976 GHz [ 11.844998]
[ 11.847477] ffffffbffc633780: meminfo init succeed
[ 11.850948] sit: IPv6 over IPv4 tunneling driver
[ 11.853382] node size 2 # items 4
[ 11.853386] memory: 40000000 536870912 (avl 435589120) items 4 active_cores 2
[ 11.853400] ffffffbffc633780: nss core 1 booted successfully
[ 11.870212] nat46: module (version 8ff2ae59ec9840a7b8b45f976c51cae80abe0226) loaded.
[ 11.875007] gre: GRE over IPv4 demultiplexor driver
[ 11.882934] ip_gre: GRE over IPv4 tunneling driver
[ 11.888479] ip6_gre: GRE over IPv6 tunneling driver
[ 11.894495] Ethernet Channel Bonding Driver: v3.7.1 (April 27, 2011)
[ 11.909710] QCA multicast snooping installed successfully
[ 11.912260] ip6_tables: (C) 2000-2006 Netfilter Core Team
[ 13.940757] QCA Hy-Fi multicast installation successfully
[ 14.629147] nss_lag_init[354]:LAG Manager Installed
[ 15.190223] PPP generic driver version 2.4.2
[ 15.190849] NET: Registered protocol family 24
[ 15.550004] <NSS-CRYPTO>:module loaded Build_ID - 09/28/20, 09:31:20 SoC=ipq807x_64
[ 15.800488] cannot find nss-macsec0 node
[ 15.800543] cannot find nss-macsec1 node
[ 15.803565] cannot find nss-macsec2 node
[ 15.807384] nss_macsec init success
[ 16.121925] diag: IPC Logging disabled
[ 18.529265] u32 classifier
[ 18.529285] input device check on
[ 18.530862] Actions configured
[ 19.009224] Mirror/redirect action on
[ 24.409815] ipaccount: ifname [lo] event[5]
[ 24.409842] ipaccount: ifname [miireg] event[5]
[ 24.412825] ipaccount: ifname [eth0] event[5]
[ 24.417326] ipaccount: ifname [eth1] event[5]
[ 24.421887] ipaccount: ifname [eth2] event[5]
[ 24.426268] ipaccount: ifname [eth3] event[5]
[ 24.430539] ipaccount: ifname [eth4] event[5]
[ 24.434866] ipaccount: ifname [ip6tnl0] event[5]
[ 24.439228] ipaccount: ifname [sit0] event[5]
[ 24.443893] ipaccount: ifname [gre0] event[5]
[ 24.448220] ipaccount: ifname [gretap0] event[5]
[ 24.452539] ipaccount: ifname [ip6gre0] event[5]
[ 24.457169] ipaccount: ifname [bond0] event[5]
[ 24.461786] ipaccount: ifname [teql0] event[5]
[ 24.671060] fuse init (API version 7.23)
[ 24.882121] ip_tables: (C) 2000-2006 Netfilter Core Team
[ 24.884741] l2tp_ppp: PPPoL2TP kernel driver, V2.0
[ 25.123433] PPP MPPE Compression module registered
[ 25.124471] PPTP driver version 0.8.5
[ 25.131281] ipt: xt_cgroup_MARK installed ok.
[ 25.142147] xt_time: kernel timezone is -0000
[ 25.152222] kmodloader: done loading kernel modules from /etc/modules.d/*
/etc/rc.d/S10boot: cp: omitting directory '/cfg/default/internal'
/etc/rc.d/S10boot: cat: can't open '/etc/config/wireless': No such file or directory
[ 28.527371] mem_manager: module license 'unspecified' taints kernel.
[ 28.527399] Disabling lock debugging due to kernel taint
[ 28.533941] __mm_init_module
[ 28.557632] qdf_dbg_mask value is invalid
[ 28.557655] Using the default module debug levels instead
[ 28.560636] qdf_print_ctrl_register: Allocated print control object 0
[ 28.566061]
MINIDUMP VA .bss start=ffffffbffcd28f00 module=qdf
[ 28.989871] wlan: [1403:E:CONFIG] cfg_uint_item_handler: 171: gScanProbeRepeatTime=50 - Out of range [0, 30]; Using 50
[ 28.989964]
MINIDUMP VA .bss start=ffffffbffcfb7a00 module=umacINFO: Cold boot calibration not applicable: ap-ac04
[ 29.147626]
[ 29.147626] MINIDUMP VA .bss start=ffffffbffd243900 module=qca_ol=======ol_if_register_wifi3_0==========
[ 29.160219] wlan: [1415:I:ANY] osif_nss_register_module: 90: NSS wifi ops registered for target_type:1 with soc_ops:ffffffbffd3778f0
[ 29.162861] remoteproc remoteproc0: powering up q6v5-m3
[ 29.191171] remoteproc remoteproc0: Booting fw image IPQ8074/m3_fw.mdt, size 284
[ 29.191204] Sanity check passed for M3 image
[ 29.240795] remoteproc remoteproc0: remote processor q6v5-m3 is now up
[ 29.240978] <SSR>: glink SUBSYS_BEFOER_POWERUP reinit done
[ 29.246218] wlan: [1415:I:ANY] ol_ath_ahb_ssr: 183: ol_ath_ahb_ssr: SSR event 2
[ 29.251722] remoteproc remoteproc1: powering up q6v5-wcss
[ 29.260176] remoteproc remoteproc1: Booting fw image IPQ8074/q6_fw.mdt, size 668
[ 29.264661] Sanity check passed for the image
[ 30.302592] glink_core_link_up glink is up
[ 30.302786] glink_xprt_open_event
[ 30.302910] Subsystem error monitoring/handling services are up
[ 30.302933] remoteproc remoteproc1: remote processor q6v5-wcss is now up
[ 30.302995] wlan: [1415:I:ANY] ol_ath_ahb_ssr: 183: ol_ath_ahb_ssr: SSR event 3
[ 30.321675] IPC_RTR: ipc_router_create_log_ctx: IPC Logging disabled
[ 30.429408] diag: In diag_send_feature_mask_update, control channel is not open, p: 2, ffffffbffc916248
[ 45.503324] wlan: [1415:I:ANY] ol_ath_ahb_probe: 504: Error: QMI FW ready timeout 15 seconds
[ 45.503356] qmi_history_index [127]
[ 45.510824] Assertion failed! 0:ol_ath_ahb_probe /home/jenkins/romdaily_new_openwrt/system/build_dir/target-aarch64-openwrt-linux_musl/linux-ipq807x_64_MiWiFi/qca-wifi-miwifi_git-unified-profile/qca-wifi-miwifi_git/os/linux/../../qca_ol/../offload/os/linux/ath_ahb.c:506
[ 45.515758] CPU: 1 PID: 1415 Comm: insmod Tainted: P 4.4.60 #0
[ 45.537991] Hardware name: Qualcomm Technologies, Inc. IPQ807x/AP-AC04 (DT)
[ 45.545196] Call trace:
[ 45.551965] [<ffffffc000087b78>] dump_backtrace+0x0/0x128
[ 45.554397] [<ffffffc000087cb4>] show_stack+0x14/0x1c
[ 45.559953] [<ffffffc00027c1c0>] dump_stack+0x94/0xb4
[ 45.565339] [<ffffffbffd1b2300>] ol_ath_ahb_probe+0xd0/0x508 [qca_ol]
[ 45.570343] [<ffffffbffd1b28e4>] ol_ath_ahb_ssr+0x1ac/0x6f8 [qca_ol]
[ 45.576755] [<ffffffbffd1b3354>] ol_ath_pld_probe+0x1c/0x38 [qca_ol]
[ 45.583173] [<ffffffbffd177bb4>] pld_pcie_device_self_recovery+0x23c/0x268 [qca_ol]
[ 45.589213] [<ffffffc0003a4b1c>] cnss_qca8074_notifier_nb+0x28/0x7c
[ 45.596588] [<ffffffc0000abf30>] notifier_call_chain+0x50/0x84
[ 45.602836] [<ffffffc0000ac410>] __srcu_notifier_call_chain+0x80/0xac
[ 45.608740] [<ffffffc0000ac450>] srcu_notifier_call_chain+0x14/0x1c
[ 45.615251] [<ffffffc000305a40>] subsys_notif_queue_notification+0x38/0x4c
[ 45.621328] [<ffffffc00030706c>] notify_each_subsys_device.isra.6+0xa4/0xc0
[ 45.628271] [<ffffffc000307b78>] __subsystem_get+0x148/0x1a0
[ 45.635126] [<ffffffc000307be0>] subsystem_get+0x10/0x18
[ 45.641029] [<ffffffc0003a6ad8>] cnss_wlan_register_driver+0x9c/0x158
[ 45.646629] [<ffffffbffd177c20>] pld_ahb_register_driver+0x10/0x20 [qca_ol]
[ 45.652965] [<ffffffbffd176504>] pld_register_driver+0x8c/0x148 [qca_ol]
[ 45.659738] [<ffffffbffd1b3310>] pld_module_init+0x10/0x20 [qca_ol]
[ 45.666538] [<ffffffbffd3534a0>] init_ath_ahb_3_0+0x50/0xf0 [wifi_3_0]
[ 45.672519] [<ffffffbffd397014>] init_module+0x14/0x168 [wifi_3_0]
[ 45.678965] [<ffffffc000082218>] do_one_initcall+0x19c/0x1b8
[ 45.685129] [<ffffffc000108f28>] do_init_module+0x58/0x19c
[ 45.690943] [<ffffffc0000ef2a0>] load_module+0x1660/0x1adc
[ 45.696236] [<ffffffc0000ef85c>] SyS_init_module+0x140/0x16c
[ 45.701708] [<ffffffc0000855b0>] el0_svc_naked+0x24/0x28
[ 45.707564] QDF BUG in ol_ath_ahb_probe Line 506: Failed assertion '0'
[ 45.712859] ------------[ cut here ]------------
[ 45.719151] kernel BUG at /home/jenkins/romdaily_new_openwrt/system/build_dir/target-aarch64-openwrt-linux_musl/linux-ipq807x_64_MiWiFi/qca-wifi-miwifi_git-unified-profile/qca-wifi-miwifi_git/os/linux/../../qca_ol/../cmn_dev/qdf/linux/src/i_qdf_trace.h:278!
[ 45.724349] Internal error: Oops - BUG: 0 [#1] PREEMPT SMP
[ 45.746582] Modules linked in: wifi_3_0(+) qca_ol qca_spectral umac asf(P) qdf mem_manager(P) iptable_nat ip6table_nat nf_nat_pptp nf_nat_ipv6 nf_nat_ipv4 nf_conntrack_pptp nf_conntrack_ipv6 nf_conntrack_ipv4 ipt_MASQUERADE xt_u32 xt_time xt_tcpudp xt_tcpmss xt_string xt_statistic xt_state xt_recent xt_quota xt_pkttype xt_physdev xt_owner xt_nat xt_multiport xt_mark xt_mac xt_limit xt_length xt_hl xt_helper xt_flowMARK xt_ecn xt_dscp xt_conntrack xt_connmark xt_connlimit xt_connbytes xt_comment xt_cgroup_MARK xt_bpf xt_addrtype xt_TCPMSS xt_REDIRECT xt_LOG xt_IP4MARK xt_HL xt_DSCP xt_CLASSIFY ts_fsm ts_bm pptp ppp_mppe ppp_async nf_nat_tftp nf_nat_snmp_basic nf_nat_sip nf_nat_redirect nf_nat_proto_gre nf_nat_masquerade_ipv4 nf_nat_irc nf_nat_h323 nf_nat_ftp nf_nat_amanda nf_defrag_ipv6 nf_defrag_ipv4 nf_conntrack_tftp nf_conntrack_snmp nf_conntrack_sip nf_conntrack_rtcache nf_conntrack_proto_gre nf_conntrack_irc nf_conntrack_h323 nf_conntrack_ftp nf_conntrack_broadcast ts_kmp nf_conntrack_amanda l2tp_ppp iptable_mangle iptable_filter ipt_REJECT ipt_ECN ip_tables compat_xtables fuse ip_account sch_teql sch_tbf sch_sfq sch_red sch_prio sch_pie sch_htb sch_gred sch_fq sch_dsmark sch_codel em_text em_nbyte em_meta em_ipset em_cmp cls_basic act_police act_ipt act_connmark act_skbedit act_mirred em_u32 cls_u32 cls_tcindex cls_flow cls_route cls_fw sch_hfsc sch_ingress qca_nss_cfi_ocf qca_nss_tunipip6 qca_nss_tun6rd qca_nss_cfi_cryptoapi diagchar crc_ccitt usb_f_diag qca_nss_macsec qca_nss_crypto qca_nss_pppoe pppoe pppox ppp_generic slhc qca_nss_map_t qca_nss_lag_mgr qca_nss_bridge_mgr qca_nss_vlan hyfi_bridging nf_nat_proto_sctp libcrc32c libcomposite nf_conntrack_proto_sctp xt_set ip6t_NPT ip6t_MASQUERADE nf_nat_masquerade_ipv6 nf_nat ip6t_rt ip6t_frag ip6t_hbh ip6t_eui64 ip6t_mh ip6t_ah ip6t_ipv6header ip6t_REJECT nf_log_ipv6 ip6table_mangle ip6table_filter ip6_tables x_tables qca_mcs hyfi_qdisc bonding ip6_gre ip_gre gre nat46 sit qca_nss_drv l2tp_netlink l2tp_core udp_tunnel ip6_udp_tunnel ip6_tunnel qca_nss_dp tunnel6 tunnel4 ip_tunnel tun qca_ssdk gpio_button_hotplug cfg80211 nls_iso8859_1 nls_cp437 shortcut_fe_drv shortcut_fe_ipv6 shortcut_fe nf_conntrack sha1_generic cryptosoft cryptodev ocf md5 ecb des_generic cbc authenc leds_gpio bootconfig xhci_plat_hcd xhci_pci xhci_hcd dwc3 udc_core dwc3_of_simple dbm ahci libahci libata ehci_platform ehci_hcd sd_mod scsi_mod button_hotplug input_core usbcore usb_common
[ 45.965326] CPU: 1 PID: 1415 Comm: insmod Tainted: P 4.4.60 #0
[ 45.965597] Hardware name: Qualcomm Technologies, Inc. IPQ807x/AP-AC04 (DT)
[ 45.972715] task: ffffffc01924ee00 ti: ffffffc01924ee00 task.ti: ffffffc01924ee00
[ 45.979827] PC is at ol_ath_ahb_probe+0xe0/0x508 [qca_ol]
[ 45.987433] LR is at ol_ath_ahb_probe+0xe0/0x508 [qca_ol]
[ 45.992503] pc : [<ffffffbffd1b2310>] lr : [<ffffffbffd1b2310>] pstate: 60000145
[ 45.997889] sp : ffffffc017593810
[ 46.005345] x29: ffffffc017593820 x28: 0000000000000124
[ 46.013671] x27: 0000000000000019 x26: 0000000000000000
[ 46.018968] x25: 0000000000000000 x24: ffffffc00063d7e8
[ 46.024263] x23: ffffffc01d674c00 x22: ffffffc00063d7e8
[ 46.029558] x21: ffffffc01d674c10 x20: 0000000000000000
[ 46.034853] x19: ffffffbffd1f0e98 x18: 0000000000000400
[ 46.040148] x17: 0000000000000000 x16: 0000000000000000
[ 46.045443] x15: 0000000000000000 x14: 0ffffffffffffffe
[ 46.050738] x13: 0000000000000000 x12: 0101010101010101
[ 46.056033] x11: 7f7f7f7f7f7f7f7f x10: fefefefefefefeff
[ 46.061328] x9 : 7f7f7f7f7f7f7f7f x8 : 27206e6f69747265
[ 46.066623] x7 : 7373612064656c69 x6 : ffffffc00098a389
[ 46.071918] x5 : ffffffc000614d38 x4 : 0000000000000000
[ 46.077213] x3 : 0000000000000000 x2 : ffffffc01924ee00
[ 46.082509] x1 : ffffffc01924ee00 x0 : 000000000000003a
[ 46.087803]
[ 46.087982] Process insmod (pid: 1415, stack limit = 0xffffffc017590000)
[ 46.089555] Stack: (0xffffffc017593810 to 0xffffffc017594000)
[ 46.096238] 3800: 0000000000000000 ffffffc01d03f3b4
[ 46.101884] 3820: ffffffc0175938d0 ffffffbffd1b28e4 ffffffbffd24b2f4 ffffffbffd1f0e10
[ 46.109696] 3840: ffffffc01d674c00 ffffffc00063d7e8 ffffffbffd1f0ed8 ffffffc00063d7e8
[ 46.117509] 3860: 0000000000000000 0000000000000000 0000000000000019 0000000000000124
[ 46.125322] 3880: ffffffc017593890 ffffffbffd1d55f8 ffffffc0175938a0 ffffffbffd1b1728
[ 46.133133] 38a0: ffffffc0175938d0 ffffffbffd1b2794 0000000000000003 0000000000000000
[ 46.140947] 38c0: 0000000000000000 0000000000000000 ffffffc017593940 ffffffbffd1b3354
[ 46.148760] 38e0: ffffffc018652780 ffffffc01d674c00 ffffffc01d674c10 ffffffc00063d7e8
[ 46.156571] 3900: 0000000000000000 00000000ffffffff 0000000000000000 0000000000000000
[ 46.164384] 3920: ffffffc018652780 ffffffc01d674c00 ffffffc01d674c10 ffffffc00063d7e8
[ 46.172198] 3940: ffffffc017593950 ffffffbffd177bb4 ffffffc017593980 ffffffc0003a4b1c
[ 46.180009] 3960: ffffffc01d351018 ffffffbffd23ce40 0000000000000003 ffffffc017593a98
[ 46.187822] 3980: ffffffc0175939a0 ffffffc0000abf30 00000000fffffffe 0000000000000000
[ 46.195633] 39a0: ffffffc0175939e0 ffffffc0000ac410 ffffffc01924ee00 ffffffc01d046460
[ 46.203446] 39c0: ffffffc01d046438 0000000000000003 ffffffc017593a98 ffffffc0008182c9
[ 46.211259] 39e0: ffffffc017593a30 ffffffc0000ac450 0000000000000000 0000000000000003
[ 46.219073] 3a00: ffffffc0009be000 0000000000000001 ffffffc017593af8 ffffffc0008182c9
[ 46.226884] 3a20: ffffffc018527800 0000000000000000 ffffffc017593a40 ffffffc000305a40
[ 46.234697] 3a40: ffffffc017593a50 ffffffc00030706c ffffffc017593ab0 ffffffc000307b78
[ 46.242508] 3a60: ffffffc01cc7a000 ffffffc01d330800 ffffffc01d321538 ffffffc017593af8
[ 46.250321] 3a80: 0000000000000000 ffffffc000307b58 ffffffc01cc7a000 000000001d330800
[ 46.258135] 3aa0: ffffff0000000000 ffffffc01d664400 ffffffc017593b00 ffffffc000307be0
[ 46.265946] 3ac0: ffffffc01d351018 0000000000000001 ffffffc0009bfd10 ffffffbffd23ce40
[ 46.273759] 3ae0: ffffffc0008182d1 ffffffc0003a68cc ffffffc017593b10 ffffffc01cc7a000
[ 46.281572] 3b00: ffffffc017593b10 ffffffc0003a6ad8 ffffffc017593b60 ffffffbffd177c20
[ 46.289384] 3b20: ffffffc018652780 ffffffbffd3584b8 ffffffc0009bfd40 ffffffc0174f1b80
[ 46.297197] 3b40: ffffffc0008f12a0 0000000000000000 ffffffc018527800 ffffffc017593ba0
[ 46.305010] 3b60: ffffffc017593b70 ffffffbffd176504 ffffffc017593ba0 ffffffbffd1b3310
[ 46.312821] 3b80: ffffffbffd397000 ffffffbffd3584b8 ffffffc0008f12a0 0000000000000001
[ 46.320634] 3ba0: ffffffc017593bb0 ffffffbffd3534a0 ffffffc017593bd0 ffffffbffd397014
[ 46.328447] 3bc0: ffffffbffd397000 ffffffc0008ea000 ffffffc017593c00 ffffffc000082218
[ 46.336259] 3be0: ffffffbffd397000 ffffffc0008ea000 ffffffc0008f12a0 00000000ffffffff
[ 46.344072] 3c00: ffffffc017593c90 ffffffc000108f28 ffffffbffd377a80 ffffffc0008fb000
[ 46.351883] 3c20: ffffffc018527c90 ffffffc0174f1b00 0000000000000000 0000000000000000
[ 46.359697] 3c40: ffffffbffd377a80 ffffffc0008fb000 ffffffc018527c90 ffffffc0008fb000
[ 46.367509] 3c60: 0000000000000000 0000000000000000 ffffffc018527800 0000000000000000
[ 46.375321] 3c80: 0000000000000019 cb88537fdc8ba63c ffffffc017593cc0 ffffffc0000ef2a0
[ 46.383134] 3ca0: ffffffbffd377a80 ffffffc017593e58 ffffffc018527c90 ffffffc0008fb000
[ 46.390947] 3cc0: ffffffc017593e00 ffffffc0000ef85c 000000000000c8e0 0000007f9f011900
[ 46.398759] 3ce0: ffffff80055468e0 0000000000000000 0000007f9f0cf340 0000000000010000
[ 46.406571] 3d00: ffffffc01924ee00 0000000000000069 ffffffc0005db000 ffffffc01924ee00
[ 46.414385] 3d20: 0000000000400000 ffffffc0008ea000 0000007f9f0cf340 ffffffbffd377ca0
[ 46.422196] 3d40: ffffffc017593da8 ffffffc000968bf0 ffffffc000968998 00e8000000000713
[ 46.430009] 3d60: ffffffbffd397168 ffffff8005546820 ffffffc0007c18b0 ffffffc0000ec740
[ 46.437822] 3d80: 00000000000ec8e0 0000007f9ef25020 ffffffbffd353620 0000007f00000008
[ 46.445633] 3da0: 0000000000000000 0000000000000000 0000000000000000 0000000000000000
[ 46.453447] 3dc0: 0000000000666471 0000000000000000 0000000000000000 0000000000000000
[ 46.461259] 3de0: 0000000000000000 0000000000000000 0000000000000000 cb88537fdc8ba63c
[ 46.469071] 3e00: 0000007fc2f51530 ffffffc0000855b0 0000000000000000 000000001e69d000
[ 46.476884] 3e20: ffffffffffffffff 0000007f9f085444 0000000080000000 0000000000000015
[ 46.484697] 3e40: 000000000000011d ffffffc00014c19c ffffffc01bc2f500 ffffff800545a000
[ 46.492509] 3e60: 00000000000ec8e0 ffffff80055462a0 ffffff80055461c8 ffffff80055012c0
[ 46.500322] 3e80: 000000000008c490 00000000000a4700 0000000000000000 0000000000000000
[ 46.508133] 3ea0: 000000000001efa0 0000001700000016 0000000000000013 0000000000000010
[ 46.515946] 3ec0: 0000007f9ef25020 00000000000ec8e0 0000007f9f0cf340 0000000000000000
[ 46.523759] 3ee0: 0000000000000000 0000000000000000 00000000fffffff0 0000000000000000
[ 46.531571] 3f00: 0000000000000069 0000000000000003 0000000062660000 0000000000000000
[ 46.539384] 3f20: 0000000000000000 0000000000000001 0000000000000038 0000000000000000
[ 46.547197] 3f40: 000000558f840e48 0000007f9f08534c 0000000000000000 000000558f841098
[ 46.555008] 3f60: 0000007f9ef25020 0000000000000003 00000000000ec8e0 0000007f9f0cf340
[ 46.562821] 3f80: 0000007fc2f51848 000000558f830195 0000000000000020 0000007f9f0d2000
[ 46.570635] 3fa0: 0000000000000020 0000007fc2f51530 000000558f82f618 0000007fc2f51530
[ 46.578446] 3fc0: 0000007f9f085444 0000000080000000 0000007f9ef25020 0000000000000069
[ 46.586259] 3fe0: 0000000000000000 0000000000000000 0000000100000101 0000000000095d50
[ 46.594068] Call trace:
[ 46.602198] [<ffffffbffd1b2310>] ol_ath_ahb_probe+0xe0/0x508 [qca_ol]
[ 46.604448] [<ffffffbffd1b28e4>] ol_ath_ahb_ssr+0x1ac/0x6f8 [qca_ol]
[ 46.611043] [<ffffffbffd1b3354>] ol_ath_pld_probe+0x1c/0x38 [qca_ol]
[ 46.617461] [<ffffffbffd177bb4>] pld_pcie_device_self_recovery+0x23c/0x268 [qca_ol]
[ 46.623503] [<ffffffc0003a4b1c>] cnss_qca8074_notifier_nb+0x28/0x7c
[ 46.630876] [<ffffffc0000abf30>] notifier_call_chain+0x50/0x84
[ 46.637124] [<ffffffc0000ac410>] __srcu_notifier_call_chain+0x80/0xac
[ 46.643027] [<ffffffc0000ac450>] srcu_notifier_call_chain+0x14/0x1c
[ 46.649539] [<ffffffc000305a40>] subsys_notif_queue_notification+0x38/0x4c
[ 46.655615] [<ffffffc00030706c>] notify_each_subsys_device.isra.6+0xa4/0xc0
[ 46.662560] [<ffffffc000307b78>] __subsystem_get+0x148/0x1a0
[ 46.669414] [<ffffffc000307be0>] subsystem_get+0x10/0x18
[ 46.675317] [<ffffffc0003a6ad8>] cnss_wlan_register_driver+0x9c/0x158
[ 46.680921] [<ffffffbffd177c20>] pld_ahb_register_driver+0x10/0x20 [qca_ol]
[ 46.687252] [<ffffffbffd176504>] pld_register_driver+0x8c/0x148 [qca_ol]
[ 46.694028] [<ffffffbffd1b3310>] pld_module_init+0x10/0x20 [qca_ol]
[ 46.700827] [<ffffffbffd3534a0>] init_ath_ahb_3_0+0x50/0xf0 [wifi_3_0]
[ 46.706808] [<ffffffbffd397014>] init_module+0x14/0x168 [wifi_3_0]
[ 46.713254] [<ffffffc000082218>] do_one_initcall+0x19c/0x1b8
[ 46.719417] [<ffffffc000108f28>] do_init_module+0x58/0x19c
[ 46.725231] [<ffffffc0000ef2a0>] load_module+0x1660/0x1adc
[ 46.730524] [<ffffffc0000ef85c>] SyS_init_module+0x140/0x16c
[ 46.735994] [<ffffffc0000855b0>] el0_svc_naked+0x24/0x28
[ 46.741811] Code: 58001f40 52803f42 aa1303e1 94bd5a66 (d4210000)
[ 46.747151] ---[ end trace b24e823806b959b9 ]---
[ 46.753104] Trying to store crash panic, reason = 2 vs 1
[ 46.757782] Kernel panic - not syncing: Fatal exception
[ 46.763080] CPU3: stopping
[ 46.768109] CPU: 3 PID: 0 Comm: swapper/3 Tainted: P D 4.4.60 #0
[ 46.770891] Hardware name: Qualcomm Technologies, Inc. IPQ807x/AP-AC04 (DT)
[ 46.778095] Call trace:
[ 46.784861] [<ffffffc000087b78>] dump_backtrace+0x0/0x128
[ 46.787296] [<ffffffc000087cb4>] show_stack+0x14/0x1c
[ 46.792854] [<ffffffc00027c1c0>] dump_stack+0x94/0xb4
[ 46.797885] [<ffffffc00008c190>] handle_IPI+0xcc/0x134
[ 46.802919] [<ffffffc000081cac>] gic_handle_irq+0x94/0xbc
[ 46.807955] Exception stack(0xffffffc00ffdbe20 to 0xffffffc00ffdbf50)
[ 46.813427] be20: 0000000000000000 0000008000000000 ffffffc00ffdbf80 ffffffc000085d50
[ 46.819853] be40: 0000000060000145 0000000000000000 0000000000000000 0000000000000000
[ 46.827665] be60: 0000000000000001 0000000000000000 0100000000000000 0021f98272d00600
[ 46.835478] be80: 0000000000001fe4 ffffffc01ef89728 ffffffc00ffc9d30 ffffffc00ffdbef0
[ 46.843290] bea0: 00000000000006d0 ffffffc0005deae4 0000000000000062 0000000a00000000
[ 46.851102] bec0: 0000000b0000038a 0000000000000000 ffffffc000095c50 0000007fa7c96680
[ 46.858915] bee0: 0000000000000000 0000000000000000 ffffffc0008cd008 0000000000000000
[ 46.866727] bf00: ffffffc0008cd9e0 0000000000000000 0000000000000000 00000000419ea000
[ 46.874541] bf20: 00000000419ed000 ffffffc000081fd0 0000000000000000 ffffffc00ffdbf80
[ 46.882352] bf40: ffffffc000085d4c ffffffc00ffdbf80
[ 46.890158] [<ffffffc000084e7c>] el1_irq+0x7c/0xf4
[ 46.894850] [<ffffffc0000c3778>] default_idle_call+0x20/0x28
[ 46.899711] [<ffffffc0000c3924>] cpu_startup_entry+0x158/0x20c
[ 46.905524] [<ffffffc00008bd7c>] secondary_start_kernel+0x130/0x13c
[ 46.911169] [<0000000041081fbc>] 0x41081fbc
[ 46.917327] CPU0: stopping
[ 46.921491] CPU: 0 PID: 0 Comm: swapper/0 Tainted: P D 4.4.60 #0
[ 46.924276] Hardware name: Qualcomm Technologies, Inc. IPQ807x/AP-AC04 (DT)
[ 46.931479] Call trace:
[ 46.938244] [<ffffffc000087b78>] dump_backtrace+0x0/0x128
[ 46.940681] [<ffffffc000087cb4>] show_stack+0x14/0x1c
[ 46.946236] [<ffffffc00027c1c0>] dump_stack+0x94/0xb4
[ 46.951270] [<ffffffc00008c190>] handle_IPI+0xcc/0x134
[ 46.956305] [<ffffffc000081cac>] gic_handle_irq+0x94/0xbc
[ 46.961341] Exception stack(0xffffffc0008e7de0 to 0xffffffc0008e7f10)
[ 46.966813] 7de0: 0000000000000000 0000008000000000 ffffffc0008e7f40 ffffffc000085d50
[ 46.973238] 7e00: 0000000060000145 ffffffc0008c54c8 0000000000000000 0000000000000000
[ 46.981051] 7e20: 0000000000000001 0000000000000000 0100000000000000 003473bbf1ee7000
[ 46.988863] 7e40: 00000000000021b2 0000000000000001 ffffffc0008f1c00 ffffffc0008e7eb0
[ 46.996675] 7e60: 00000000000006d0 0000000000000000 0000007fff082cd0 0000005585c91c34
[ 47.004488] 7e80: 0000000000000038 0000000000000000 ffffffc0000db1f4 0000007fab7fecdc
[ 47.012300] 7ea0: 0000000000000000 0000000000000000 ffffffc0008cd008 0000000000000000
[ 47.020114] 7ec0: ffffffc0008cd9e0 ffffffc01ef96200 ffffffc0008c54c8 00000000419ea000
[ 47.027926] 7ee0: 00000000419ed000 ffffffc000081198 0000000000000000 ffffffc0008e7f40
[ 47.035738] 7f00: ffffffc000085d4c ffffffc0008e7f40
[ 47.043545] [<ffffffc000084e7c>] el1_irq+0x7c/0xf4
[ 47.048231] [<ffffffc0000c3778>] default_idle_call+0x20/0x28
[ 47.053095] [<ffffffc0000c3924>] cpu_startup_entry+0x158/0x20c
[ 47.058913] [<ffffffc0005d0284>] rest_init+0x80/0x8c
[ 47.064555] [<ffffffc00089a978>] start_kernel+0x3a8/0x3bc
[ 47.069673] [<00000000415d5000>] 0x415d5000
[ 47.074965] CPU2: stopping
[ 47.078958] CPU: 2 PID: 0 Comm: swapper/2 Tainted: P D 4.4.60 #0
[ 47.081741] Hardware name: Qualcomm Technologies, Inc. IPQ807x/AP-AC04 (DT)
[ 47.088946] Call trace:
[ 47.095710] [<ffffffc000087b78>] dump_backtrace+0x0/0x128
[ 47.098147] [<ffffffc000087cb4>] show_stack+0x14/0x1c
[ 47.103702] [<ffffffc00027c1c0>] dump_stack+0x94/0xb4
[ 47.108736] [<ffffffc00008c190>] handle_IPI+0xcc/0x134
[ 47.113769] [<ffffffc000081cac>] gic_handle_irq+0x94/0xbc
[ 47.118804] Exception stack(0xffffffc00ffd7e20 to 0xffffffc00ffd7f50)
[ 47.124276] 7e20: 0000000000000000 0000008000000000 ffffffc00ffd7f80 ffffffc000085d50
[ 47.130703] 7e40: 0000000060000145 0000000000000000 0000000000000000 0000000000000000
[ 47.138516] 7e60: 0000000000000001 0000000000000000 0100000000000000 0000000000000001
[ 47.146328] 7e80: 00000000000021c6 0000000000000040 ffffffc00ffc9230 ffffffc00ffd7ef0
[ 47.154140] 7ea0: 00000000000006d0 0000000000000000 0000007ff18d54f0 00000055575d7c34
[ 47.161953] 7ec0: 0000000000000038 0000000000000000 ffffffc0000db1f4 0000007f7e6cacdc
[ 47.169765] 7ee0: 0000000000000000 0000000000000000 ffffffc0008cd008 0000000000000000
[ 47.177579] 7f00: ffffffc0008cd9e0 0000000000000000 0000000000000000 00000000419ea000
[ 47.185392] 7f20: 00000000419ed000 ffffffc000081fd0 0000000000000000 ffffffc00ffd7f80
[ 47.193203] 7f40: ffffffc000085d4c ffffffc00ffd7f80
[ 47.201008] [<ffffffc000084e7c>] el1_irq+0x7c/0xf4
[ 47.205697] [<ffffffc0000c3778>] default_idle_call+0x20/0x28
[ 47.210561] [<ffffffc0000c3924>] cpu_startup_entry+0x158/0x20c
[ 47.216376] [<ffffffc00008bd7c>] secondary_start_kernel+0x130/0x13c
[ 47.222018] [<0000000041081fbc>] 0x41081fbc
[ 52.228315] Couldn't get reading for sensor 4
[ 52.228388] Couldn't get reading for sensor 5
[ 52.231693] Couldn't get reading for sensor 6
[ 52.235978] The reading for sensor 7 is 0x0020713e
[ 52.240373] Couldn't get reading for sensor 8
[ 52.245006] The reading for sensor 9 is 0x0020914b
[ 52.249433] The reading for sensor 10 is 0x0020a148
[ 52.254120] The reading for sensor 11 is 0x0020b151
[ 52.258895] The reading for sensor 12 is 0x0020c151
[ 52.263756] The reading for sensor 13 is 0x0020d14e
[ 52.268672] Couldn't get reading for sensor 14
[ 52.273478] The reading for sensor 15 is 0x0020f144
[ 52.278001] Trying to store crash syslog !
[ 53.282780] Trying to store crash panic, reason = 1 vs 1
[ 53.285349] get crash_buf len 53875 vs 524260, 524288
[ 53.294748] Rebooting in 5 seconds..Recovery też klęka. Pokazuje dziwny stan portów, jest problem z zestawieniem linka i nie chce przyjąć obrazów.
U-Boot 2016.01 (Sep 28 2020 - 09:05:55 +0000), Build: jenkins-common_router_openwrt_ota_publish-383
DRAM: smem ram ptable found: ver: 1 len: 4
512 MiB
NAND: ONFI device found
ID = 1590aac8
Vendor = c8
Device = aa
qpic_nand: changing oobsize to 64 from 128 bytes
SF: Unsupported flash IDs: manuf ff, jedec ffff, ext_jedec ffff
ipq_spi: SPI Flash not found (bus/cs/speed/mode) = (0/0/48000000/0)
256 MiB
MMC: sdhci: Node Not found, skipping initialization
## Error: flags type check failure for "ethaddr" <= ""00:AA:BB:CC:DD:10"" (type: m)
himport_r: can't insert "ethaddr="00:AA:BB:CC:DD:10"" into hash table
PCI1 is not defined in the device tree
In: serial@78B3000
Out: serial@78B3000
Err: serial@78B3000
machid: 8010010
MMC Device 0 not found
eth5 MAC Address from ART is not valid
write phy_id=1, reg(0x8074):0x0670
write phy_id=2, reg(0x8074):0x0670
write phy_id=3, reg(0x8074):0x0670
write phy_id=4, reg(0x8074):0x0670
bootwait is off, bootdelay=5
Hit any key to stop autoboot: 0
detect button press, continue check 5 secs
detect button pressed 5 secs !
confirm to launch xq_upgrade !
cmd=dhcp
Net: MAC0 addr:9c:9d:7e:75:29:65
PHY ID1: 0x4d
PHY ID2: 0xd0b1
EDMA ver 1 hw init
Num rings - TxDesc:1 (0-0) TxCmpl:1 (7-7)
RxDesc:1 (15-15) RxFill:1 (7-7)
ipq807x_edma_alloc_rings: successfull
ipq807x_edma_setup_ring_resources: successfull
ipq807x_edma_configure_rings: successfull
ipq807x_edma_hw_init: successfull
board_eth_init: ipq807x_edma_init successed
eth0
ipq807x_eth_halt: done
eth0 PHY0 Down Speed :10 Half duplex
eth0 PHY1 up Speed :10 Full duplex
eth0 PHY2 Down Speed :10 Half duplex
eth0 PHY3 Down Speed :10 Half duplex
eth0 PHY4 Down Speed :10 Half duplex
eth0 PHY5 Down Speed :10 Half duplex
ipq807x_eth_init: done
BOOTP broadcast 1
BOOTP broadcast 2Internety milczą nt. rozwiązania problemu. Ktoś może się z tym spotkał?
Driver się wywala, ale nie wchodzi w failsafe? Bo tak wygląda jak by dało się go jeszcze uruchomić
Driver się wywala, ale nie wchodzi w failsafe? Bo tak wygląda jak by dało się go jeszcze uruchomić
Failsafe nie chce się włączyć ani serialem ani guzikiem resetu. Mam wrażenie, że nie reaguje w ogóle na uart tx jak flaga w bootloaderze nie jest przestawiona.
Mam zainstalowany snapshot JuliusBairaktaris - probowalem doinstalowac tailscale ale brakuje kmod-tun - czy/ jak moge doinstalowac brakujace paczki zeby zainstalowac tailscale? wszystko chodzi super, tylko z tym tailscale mam problem. dzieki
Mam zainstalowany snapshot JuliusBairaktaris - probowalem doinstalowac tailscale ale brakuje kmod-tun - czy/ jak moge doinstalowac brakujace paczki zeby zainstalowac tailscale? wszystko chodzi super, tylko z tym tailscale mam problem. dzieki
Moduł musi pochodzić z tego samego źródła skąd masz obraz. Możesz poszukać innego (w sensie w tej samej wersji kernela) ale istnieje szansa że nie będzie działać albo coś się będzie wywalało.
forteller napisał/a:Witam serdecznie po dłuższej nieobecności.
Ostatnio naszło mnie na przegląd sprzetu w domu i z tej okazji podnosiłem openwrt na AX3600. Miałem około roczne 23.05.2 które postanowiłem podnieść do (wtedy) najnowszego 23.05.4. Jakież było moje zdziwienie, gdy klienci WiFi zaczeli pokazywać prędkość ~500Mbps na speedtest.
Znalazłem tutaj skrypt w wątku, który ma rozkładać przerwania na wszystkie rdzenie procesora. Zaaplikowałem. Poprawa jest, ale nie powróciło to do prędkości z 23.05.2. Poniżej link do screenów odpowiednio z 23.05.4 i 23.05.2:
https://imgur.com/a/KGijmieTest na Androidowej apce speedtest zwraca wynik ~930Mbps przy pobieraniu podczas gdy na 23.05.4 było około 700Mbps z zaaplikowanym skryptem od przerwań. W obu przypadkach klient to Samsung S23 który raportuje link zestawiony na 2400Mbps.
Ja następną próbę podejmuję przy wydaniu 24.xx. Mam dwie sztuki AX3600 które robią za AP.
Wykonałem upgrade z 23.05.2 na 24.10.0 na AX3600 i oto moje obserwacje:
1. Nie działa Attended Sysupgrade przez zmianę targetu z ipq807x/generic na qualcommax/ipq807x
2. Upgrade wykonałem poprzez eskport zainstalowanych pakietów oraz zbudowanie własnego obrazu na https://firmware-selector.openwrt.org/
3. Upgrade wykonałem z zachowaniem ustawień (głupi AP, wyłączone DHCP, skonfigurowane VLANy)
4. Prędkości bez zmieniania czegokolwiek wzrosły w tym samym teście z 1050/1280 na 1120/1401 (down/up). Różnice jednak są na tyle małe, że mogą wynikać choćby z innego momentu testowania / wahań. Testowałem po jednym razie. Dla mnie taki wynik wskazuje na potencjalnie brak różnic.
5. Wszystkie usługi wstały, choć nie mam ich dużo (prometheus, node exporter, librespeed-go)
6. Na razie podniosłem jeden AP. Jeśli nie będzie problemów ze stabilnością przez 24h, to podniosę drugi. Na dwóch radiach mam 22 urządzenia, z czego na stałe podłączonych 18 "IOT".
7. Wygląda na to, że ilość dostępnej pamięci RAM nieznacznie spadła, ale trochę za wcześnie żeby móc powiedzieć dokładnie. Upgrade wykonany dziś o 21:15. Wykres poniżej.
https://files.catbox.moe/modrxf.pngEDIT:
Drugi test 45 minut później: 1061.28/1201.16, więc tak jak pisałem - różnic nie stwierdzam. Testowane na laptopie Lenovo ThinkPad E15 gen2 z Intel AX200.
Kolego @forteller czytam Twój wpis, widzę, że dokonałeś upgrade'u OpenWRT. Co więcej, czytam, że masz nawet sporo urządzeń podpiętych pod ten router AX3600. Czy jesteś w stanie napisać jak Twoim zdaniem wygląda stabilność pracy AX3600 na starym sofcie i tym nowym (po upgrade OpenWRT)? Czy masz na swoim AX3600 zrobione NAT-owanie/routing, może SQM, czy może używasz AX3600 jako AP, a inne urządzenie odpowiada Ci za bramkę ze światem?
Pytam, bo poważnie rozmyślam o zmianie swojego Xiaomi AX3600 jeśli nie uda mi się poprawić stabilności na nim. Na swoim AX3600 mam rouuting, NATowanie (bez wsparcia NSS), SQM. Niestety procesor często jest używany prawie w 80% (może nawet więcej, oczywiście nie cały czas, przez jakieś 10% dnia). Do tego mam podłączoną dużą ilość urządzeń, nawet koło 30 (w tym kilkanaście urządzeń IoT). I z tymi IoT jest też duży problem, bo co kilka dni niektóre tracą sygnał WiFi, nagle się zrywają i do momentu aż nie zrestartuję AX3600 to się ni połączą. TO samo z antenami WiFi - bywa, że sieci WiFi znikają na kilka minut, czasem na kilkanaście w momentach dużego użycia sieci. Widzę w logach, że wywala różnorakie błędy w tym błędy z ath11 i brakiem pamięci RAM (OOM).
O ile naprawdę uważam ten router za fantastyczny, myślałem, że pozostanie u mnie na długie, długie lata (spełnia wszelkie moje potrzeby) + ma rewelacyjne pokrycie domu pod względem zasięgu (tego obawiam się najbardziej jeśli zdecydowałbym się na zmianę routera na inny, że inny router będzie miał gorszy zasięg), tak niestety pod względem stabilności sporo mu brakuje. Myślałem, że ten soft zostanie poprawiony, a tu miesiące lecą i poprawy nie ma. Bolączki z rozłączonym RPi, urządzeniami IoT czy nagłymi zniknięciami sieci WiFi trochę przeważyły i zaczynam poszukiwać na nowo rozwiązań tych problemów. A jeśli się to nie uda to cóż, będę się zastanawiać nad zmianą routera (dużo osób chwali np. GL.iNet GL-MT6000 (Flint 2)).
PS. @Cezary a Ty co o tej sytuacji ze stabilności AX3600 sądzisz? Jakie masz na ten temat zdanie?
Jak ci wykłada się z braku ramu to stanowczo za dużo masz coś na nim włączone. Jakie usługi używasz?
...jest też duży problem, bo co kilka dni niektóre tracą sygnał WiFi, nagle się zrywają i do momentu aż nie zrestartuję AX3600 to się nie połączą... niestety pod względem stabilności sporo mu brakuje.
Mam Xaomi AX300T również jako głupi AP. Podłączona mała ilość urządzeń, klientów - max 10.
W zasadzie czyste openwrt 24.10 aktualizowane na bieżąco + easyconfig. Także nie ma mowy o jakimś dużym obciążeniu routera.
Problemy mam podobne jak opisujesz, zwłaszcza z WiFi. Restart routera pomaga. Ale po czasie problemy wracają.
Póki co nie jest to dla mnie jakiś duży problem, mam inne
. Także czekam cierpliwie może któraś z kolejnych aktualizacji Openwrt rozwiąże problemy. W przeciwnym wypadku, cóż wymienię na inny.
Jak ci wykłada się z braku ramu to stanowczo za dużo masz coś na nim włączone. Jakie usługi używasz?
Właśnie wydaje mi się, że nie mam jakoś dużo na nim włączonych rzeczy. Ale z tego co czytam na innych stronkach, githubie czy forum openwrt to niestety ten model ma problem z dużym użyciem pamięci ![]()
Co do usług - jak Ci mam je wypisać?
W LuCI mam w autostarcie te:
boot
bootcount
cake-autorate
collectd
cron
dnsmasq
done
dropbear
firewall
gpio_switch
internet-detector
led
lm-sensors
luci_statistics
netserver
network
nlbwmon
odhcpd
packet_steering
prometheus-node-exporter-cake-autorate
rpcd
sqm
sysctl
sysfixtime
sysfsutils
sysntpd
system
ttyd
ucitrack
uhttpd
umount
urandom_seed
urngd
vnstat
wpad
A co do logów, to wywala mi różnie RAM, głównie w takich przypadkach (mogę je rozwinąć jeśli to coś ułatwi):
Tak, skończyła mu się pamięć RAM i ubija po kolei wszystkie procesy.
Któryś ma problem z pamięcią, musiał byś odinstalować wszystko i sprawdzać po kolei po którym zaczyna sie wywalać.
Masz ttyd, masz vnstat, nlbwmon, collectd, sqm, duplikuje ci to funkcjonalność niektórych.
@pimpelunek używam dwóch AX3600 w roli głupich AP od 2021 roku i nigdy nie miałem problemów z ich stabilnością poza jednym opisanym tu przypadkiem, gdzie aktywacja urządzenia Tuya powodowała pad stosu WiFi. Niestety jak sam zauważyłeś, ilość pamięci RAM jest w nich bolączką. Ja po paru eksperymentach zostawiłem jedynie node exportera i librespeed-go, więc mam je prawie puste i działają bez zarzutu.
Jak nie wyrabia Ci ax3600 to polecam pomyśleć o be7000, u mnie to jest przeskok, mam oba. Be7000 w moim odczuciu jest x2 szybszy i znosi znacznie większe obciążenia, ale wiadomo nowszy droższy. Na razie oba mam na stock firmware, ale jak zacząłem czytać ten watek to kusi przeskoczyć na openwrt .
jaki jest najprostszy sposob na upgrade openwrt na ax3600? mam obraz Cezarego, skonfigurowany pod siebie, z wireguardem, kilka skryptow startup, usunietych troche uslug wzgledem org obrazu i pewnie kilka innych rzeczy ktorych nie pamietam...
czy jest opcja upgrade i pozniej przywrocenie ustawien z backupu czy to kiepski pomysl z przywracaniem?
dzieki
Zależy jak to stare jest. Jeżeli w miarę aktualne i bazujące na 24.10 to zainstaluj owuta, zmień serwer i zrób aktualizację: https://eko.one.pl/forum/viewtopic.php?id=24394
Konfigi zachowa, zainstalowane pakiety też (o ile istnieją w repo openwrt lub moim). Inne skrypty to już zależy czy włączyłeś je do backupu czy nie.
Zależy jak to stare jest. Jeżeli w miarę aktualne i bazujące na 24.10 to zainstaluj owuta, zmień serwer i zrób aktualizację: https://eko.one.pl/forum/viewtopic.php?id=24394
Konfigi zachowa, zainstalowane pakiety też (o ile istnieją w repo openwrt lub moim). Inne skrypty to już zależy czy włączyłeś je do backupu czy nie.
nie taki, stary, chyba z marca? 24.10-SNAPSHOT r28529-56559278b7.
probuje wg Twojej instrukcji, dam znac, dzieki
update: dzieki Cezary za instrukcje update - wszystko poszlo sprawnie, router podniesiony, kilka dni dziala juz bez problemu, niestety po kilku dniach teraz znow pojawil sie:
ath11k c000000.wifi: failed to flush transmit queue, data pkts pending 1
czyli mozna spodziewac sie padu albo problemu z wifi...
pod biurkiem czeka nierozpakowany cudy m3000 bo myslalem ze ax3600 po update bedzie juz w pelni sprawny
Rozpakuj, bo routery zadziwiająco szybko lubią się starzeć.
Zwłaszcza jak są samotne i w zamknięciu.
@Cezary dałoby się jakoś dodać ten NSS IPQ807x (Qualcommax NSS Builder) dla Xiaomi AX3600 do Twoich buildów ASU?
-->> https://github.com/JuliusBairaktaris/Qu … SS_Builder
Wyniki transferów i obciążenia CPU po dodaniu NSS hardware acceleration są super!
Pozdr,
Nie. Musiał bym dodać obsługę nss do samego openwrt i dopiero to kompilować.
Strony Poprzednia 1 … 46 47 48 49 Następna
Zaloguj się lub zarejestruj by napisać odpowiedź
eko.one.pl → Sprzęt / Hardware → Xiaomi AX3600
Forum oparte o PunBB, wspierane przez Informer Technologies, Inc